壓力保護控制
高壓保護
高壓(排氣壓力)保護的目的,是防止排氣壓力過高而產生事故。保護控制的方法,是在壓縮機排氣閥前引一導管,接到高壓控制器上。當排氣壓力超過給定值時,控制器立即動作,切斷壓縮機電源,使壓縮機停機,並發出聲、光報警信號。
低壓保護
壓縮機吸氣壓力過低也是不允許的。吸氣壓力降低,會使蒸發壓力與溫度均降低,如低於給定值時,將使製冷量減少,製冷係數降低,是不經濟的。而且貯存的食品易乾耗,同時因低壓側壓力過低,會引起大量空氣滲入系統。因此壓縮機的吸氣壓力也必須加以控制。其方法是在壓縮機吸氣閥前引出一導壓管,接到低壓控制器上。當吸氣壓力低於給定值時,控制器動作,切斷壓縮機電源、使壓縮機停機。
油壓保護
製冷壓縮機在運行過程中,其運動部件需要有一定壓力的潤滑油進行潤滑和冷卻。為了保證壓縮機的安全運行,必須對供油壓力進行控制。當油壓降至某一定值時,應發出信號,使壓縮機停止運行。真正的供油壓力是油泵出口壓力與壓縮機曲軸箱壓力之差,因此油壓保護應該用一隻油壓差控制器來實現。
斷水保護
壓縮機、冷凝器冷卻水如斷流,將引起壓縮機排氣壓力升高,甚至會發生事故。目前,一般採用電晶體水流繼電器作斷水保護。在壓縮機或冷凝器冷卻水出水管上,安裝一對電接點,當有水流流過時,電接點由水導通,繼電器發出信號,7使壓縮機處於可以啟動或正常運轉狀態。若水流中斷,繼電器電接點斷開,壓縮機不能啟動或事故停機。但水流中常常有氣泡,會引起誤動作,而且斷水不會立即引起事故,所以應使繼電器延時動作,一般延時為15-30 s,如在延時時間恢復正常,則壓縮正常運行。
電動機保護
壓縮機電動機的保護,主要有短路保護和長期過載保護。常用保護裝置有:用於短路保護的過流繼電器,用於長期過載保護的熱繼電器,也可以採用自動空氣斷路器,它既有開關作用,又有自動保護功能,程電路發生短昭、嚴重過載、失壓或欠壓時,能自動地切斷電路,有效地保護所控的電動機。
圖1自動空氣斷路器圖1是自動空氣斷路器結構示意圖。開關的主觸頭2是靠操作機構合、分閘的。在正常情況下,主觸頭能接通和分斷工作電流,在故障情況下,又能有效地切斷商達數十倍額定電流的故障電流。開關的自由脫扣機構是一套連桿裝置,當主觸頭2,閉合後,它將主觸頭鎖在合閘位置(鉤子3鉤住主觸頭桿),電路一旦發生故障,自由脫扣機構就在有關脫扣器的操縱下動作,鉤子3脫開,主觸頭2在釋放彈簧1的作用下迅速分斷。過流脫扣器4的線圈與主電路串聯,當主電路產生短路和很大的過電流時,動鐵芯被吸引過去,由於槓桿作用,頂開鉤子3,主觸頭斷開。失壓脫扣器線圈並聯在主電路上,當電源電壓消失或過低時,線圈不能吸引住動鐵芯,於是由於彈簧(安在失壓脫扣器上)拉力作用,使鉤子3向上轉動,從而使主觸頭斷開。
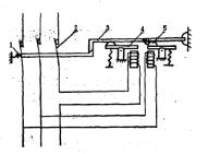
其他
圖2 壓縮機安全保護電路除上述各項保護控制內容外,還有液位保護控制、中壓保護控制(防止雙級壓縮系統低壓級排氣壓力過高)等。這些保護措施在實際工程中不一定全部採用,應視具體情況而定。在控制電路中,各保護用控制器的常閉接點與中間繼電器的線圈串聯,通過繼電器的接點去控制操縱壓縮機的磁力啟動器,從而對壓縮機進行控制。圖2是壓縮機安全保護及聲光報警電路。
