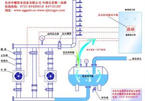
微機控制系統實時檢測自來水管網進水壓力與用戶管網供水壓力。

用水低峰時,當自來水管網供水量足、供水壓力完全滿足用戶管網壓力要求,微機控制系統控制水泵進入睡眠狀態或由穩壓系統進入穩壓、保壓狀態,用戶的用水均從設備旁通管直接供給用戶,節能100%。
用水高峰時,當自來水管網供水量足、壓力不足時,微機控制系統根據水泵進水口的自來水進水壓力和用戶所需用水量,變頻軟啟動水泵,實行疊加增壓,差多少,補多少,即充分利用自來水管網原有壓力,又確保用戶所需壓力恆定。
當自來水管網供水壓力下降到事先設定的保護壓力值時,微機控制系統通過限壓保護裝置保證自來水管網供水壓力不再下降、底層直供水用戶管網壓力不破壞,加壓用戶的水量又能夠滿足。
當系統停電時,恢復自來水管網自然供水;來電時,自動喚醒。
當自來水管網停水,穩流補償器內水位下降到最低水位時,系統自動停機;來水時,恢復正常運行。
