定義
一般情況液體或氣體壓力在0.1mpa~1.6mpa稱為低壓,1.6mpa~10mpa稱為中壓,10~100MPa稱為高壓,100MPa以上稱為超高壓.本文闡述的UHP技術的壓力通常在100~1000MPa.或更高。而把液體或氣體加壓到100MPa以上的技術稱為“超高壓技術”(ultra-high pressure, 簡稱UHP)
類型
超高靜壓技術
static high pressure technique
靜態超高壓是指可以相對長期維持的高壓強。所謂相對長期是指有足夠的時間,把壓縮功所產生的熱量通過熱傳導的方式與環境溫度平衡。因此靜態高壓是等溫壓縮過程。超高壓水射流技術
普通水經過一個超高壓加壓器,將水加壓至4,000 bar (60,000psi),然後通過一個細小的噴嘴(其直徑為0.004英寸至0.016英寸),可產生一道每秒達915公尺(約音速的三倍)的水箭,此道水箭可做各種表面處理及切割各種非金屬物質如紙類、紙尿褲、玻璃、纖維、海綿等。
動態超高壓技術
dynamic ultra-high pressure technique
極強的衝擊波(即激波)在介質(主要指固體)中傳播時,會使介質的壓力、密度、溫度等狀態參量發生急劇變化。這種狀態稱為動態超高壓狀態,產生強衝擊波的技術稱為動態超高壓技術。
典型套用
1.等靜壓技術
美國Avure Technologies公司設備等靜壓技術是一種利用密閉高壓容器內製品在各向均等的超高壓壓力狀態下成型的超高壓液壓先進設備。等靜壓工作原理為帕斯卡定律:“在密閉容器內的介質(液體或氣體)壓強,可以向各個方向均等地傳遞。” 等靜壓技術已有70多年的歷史,初期主要套用於粉末冶金的粉體成型;近20年來,等靜壓技術已廣泛套用於陶瓷 鑄造、原子能、工具製造、塑膠、超高壓食品滅菌和石墨等領域。等靜壓技術按成型和固結時的溫度高低,分為冷等靜壓、溫等靜壓、熱等靜壓三種不同類型。
2.超高壓.水刀
超高壓水刀(水切割)的基本技術既簡單又極為複雜。當水被加壓至60,000 PSI (或以上)並且從一小開孔通過時, 它可切割各種軟質材料包括食品, 紙張, 紙尿片, 橡膠及泡棉. 而當少量的砂如石榴砂被加入水射流中與其混合時, 所產生之加砂水射流, 實際上可切割任何硬質材料包括金屬, 複合材料, 石材及玻璃. 超高壓水刀也可使用於各種不同的工業表面處理套用如船身清洗及汽車噴漆設備清洗.
美國福祿公司的水刀原理
帕斯卡原理
帕斯卡原理是17世紀法國帕斯卡(Pascal)提出的,通常表述如下內容:密閉液體上的壓強,能夠大小不變地向各個方向傳遞。 帕斯卡定律是流體力學中,由於液體的流動性,封閉容器中的靜止流體的某一部分發生的壓強變化,將大小不變地向各個方向傳遞。帕斯卡首先闡述了此定律。壓強等於作用壓力除以受力面積。根據帕斯卡定律,在水力系統中的一個活塞上施加一定的壓強,必將在另一個活塞上產生相同的壓強增量。如果第二個活塞的面積是第一個活塞的面積的10倍,那么作用於第二個活塞上的力將增大為第一個活塞的10倍,而兩個活塞上的壓強仍然相等。 這一定律是法國數學家、物理學家、哲學家布萊士·帕斯卡首先提出的。這個定律在生產技術中有很重要的套用,液壓機就是帕斯卡原理的實例。它具有多種用途,如液壓制動等。帕斯卡還發現靜止流體中任一點的壓強各向相等,即該點在通過它的所有平面上的壓強都相等。這一事實也稱作帕斯卡原理。 可用公式表示為: F1/S1=F2/S帕斯卡原理
帕斯卡原理等靜壓技術
冷等靜壓技術
冷等靜壓技術(HPP),是在常溫下,通常用橡膠或塑膠作包套模具材料,以液體為壓力介質 主要用於粉體材料成型,為進一步燒結,煅造或熱等靜壓工序提供坯體。一般使用壓力為100~ 630MPa。
美國Avure Technologies公司冷等靜壓設備溫等靜壓技術
溫等靜壓技術,壓制溫度一般在80~120℃下.也有在250~450℃下,使用特殊的液體或氣體傳遞壓力,使用壓力為300MPa左右。主要用於粉體物料在室溫條件下不能成型的石墨、聚醯胺 橡膠材料等。以使能在升高的溫度下獲得堅實的坯體。
熱等靜壓技術
熱等靜壓技術(HIP) 是一種在高溫和高壓同時作用下,使物料經受等靜壓的工藝技術,它不僅用於粉末體的固結.睫傳統粉末冶金工藝成型與燒結兩步作業一併完成.而且還用於工件的擴散粘結,鑄件缺陷的消除,複雜形狀零件的製作等。在熱等靜壓中,一般採用氬、氨等惰性氣體作壓力傳遞介質,包套材料通常用金屬或玻璃。工作溫度一般為1000~2200℃ ,工作壓力常為100~200MPa。
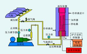
熱等靜壓原理圖超高壓滅菌技術
(HPP)食品超高壓滅菌(一種費熱殺菌技術)就是在密閉的超高壓容器內,用水作為介質對軟包裝食品等物料施以400~600MPa的壓力或用高級液壓油施加以100~1000map的壓力。從而殺死其中幾乎所有的細菌、黴菌和酵母菌,而且不會像高溫殺菌那樣造成營養成分破壞和風味變化。
西班牙NC Hyperbaric公司超高壓滅菌設備壓力單位換算
壓力單位換算註:1. 1工程大氣壓(at)=1公斤力/厘米2.
2. 用水柱表示的壓力,是以純水在4oC時的密度值為標準的.
1兆帕(MPa)=145磅/英寸2(psi)=10.2千克/厘米2(kg/cm2)=10巴(bar)=9.8大氣壓(at m)
1磅/英寸2(psi)=0.006895兆帕(MPa)=0.0703千克/厘米2(kg/cm2)=0.0689巴(bar)=0.068大氣壓(at m)
1巴(bar)=0.1兆帕(MPa)=14.503磅/英寸2(psi)=1.0197千克/厘米2(kg/cm2)=0.987大氣壓(at m)
1大氣壓(at m)= 101.325千帕(KPa)=0.101325兆帕(MPa)=14.696磅/英寸2(psi)=1.0333千克/厘米2(kg/cm2)=1.0133巴(bar)
1兆帕(MPa)= 106Pa=7500.63mmHg
1Gpa=1000Mpa
真空度以mmHg(Torr)或Kpa、Pa為單位時,指的是絕壓,又稱殘壓、壓力,剩餘壓力或吸入壓力。
當以Mpa為單位時,指的是彈簧真空表的表壓,例:-0.078Mpa。那么絕壓應為0.1-0.078=0.022Mpa。
