火災危險性的分類
根據生產或貯存物品的火災危險程度,工業建築分甲、乙、丙、丁、戊五類。即在常溫下極易發生火災的為甲類,常溫下或溫度較高時易於發生火災的為乙類;可燃物質,有發生火災危險的為丙類,如木料、橡膠、棉花加工等,難燃物質的生產或貯存為丁類,非燃燒物質的生產或貯存為戊類。
一般工業建築的防火
(1)甲、乙類生產廠房的通風空調系統,應設定獨立的送、排風系統,室內空氣不允許再循環使用。丙類廠房(如紡織廠,亞麻廠),室內有可燃燒的纖維或粉塵,易造成火災蔓延,故一般也不再循環使用。或將室內空氣進行淨化處理後,方可再循環使用。
(2)因甲、乙類生產廠房的排風設備可能泄漏可燃氣體,故其排風機房應單獨設定,不應與送風設備布置在同一機房內,也不應與其它類別的送攆風設備布置在同一機房內,以免將可爆氣體蔓延到其它地方,增加火災的危險性。
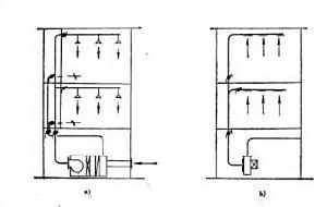
圖1 甲、乙、丙類生產廠房送排風管道布置(3)為限制火災通過風管蔓延擴大,甲、乙、丙類生產廠房的送排風管道宜分層設定。當進入生產廠房的水平或垂直送風管,設有能阻止火災從起火層向相鄰層蔓延時,各層的水平或垂直送風管也可共用一個系統,如圖1(1-排風機;2-防火閥;3-送風管道;4-送風機)所示。
通風空調系統應設定防火閥的部位
圖2 風管穿越機房設定防火閥位置(1)為防止通風機房火災時,通過風管蔓延到相鄰房間,在送風、迴風和排風管道穿過機房隔牆或樓板處,應設防火閥(圖2),其中,a)送、迴風系統,b)排風系統。
圖3 風管通過隔牆與樓板設定防火閥位置(2)為防止火災危險性大的房間,經風管蔓延到鄰近房間,應在通過其隔牆和樓板處的送、迴風管和排風管上設定防火閥(圖3)。
圖4 風管穿越防火分區隔牆處設定防火閥位置(3)為防止防火分區之間火災的相互蔓延,在穿越防火分區隔牆處的送,迴風管道上,應設定防火閥(圖4)。
圖5 高層和多層建築風管防火閥設定位置(4)多層和高層建築的樓板,一般可視為防火隔斷,為防止火災在上下層蔓延擴大,應在每層送、迴風水平管與垂直總管的交接處設定防火閥(圖5)。
圖6 變形縫,沉降縫防火閥安裝(5)穿越沉降縫、變形縫的牆的兩側風管上,應各設一介防火閥(見圖6)。並在風管與牆體之間的縫隙中霧用非燃柔性材料嚴密堵塞。為了使防火閩能自行關閉,防火闋關閉的方向應與風管內氣流方向一致。
設定防火閥的通風管道應有一定的強度,在設定防火閥的管段處,應設單獨的支吊架,以免由於管段變形而影響防火閥關閉的嚴密性。
為使防火閥能及時有效地關閉,控制防火閥關閉的易熔金屬片或其它感溫元件,應設在容易感溫的部位。易熔片及其感溫元件的控制溫度,應比通風空調系統最高正常溫度高出25℃,一般情況下可採用70℃。
圖7 接室外的新風管設定防火閥的條件(6)直接接室外的新風管一般可不設防火閥。只有在靠近鄰近一層建築物、且離鄰近建築物距離小於3 m時;或鄰近建築物為2層及2層以上,且距離小於5 m時,才應設定防火閥,以防止火災通過新風管蔓延到鄰近建築物(圖7)。
通風空調系統的防火措施
(1)為了防止火災沿著通風空調系統的風道和管道的保溫材料、消聲材料蔓延,上述保溫、消聲材料及其粘結劑,應採用非燃燒材料。在非燃燒材料有困難時,才允許採用難燃燒材料,易燃材料是絕對禁用的。常用的非燃燒保溫材料有超細玻璃棉、岩棉、泡沫石棉、礦渣棉等。難燃材料有自熄性聚氨脂泡沫塑膠、自熄性聚苯乙烯泡沫塑膠等。
(2)為了防止通風機已停止運行而電加熱器仍繼續工作而引起火災,電加熱器開關與通風機的啟閉必須連鎖,做到風機停止運行時,電加熱器電源相應切斷。此外,在電加熱器前後各800mm範圍內的風管,應採用非燃燒材料進行保溫。
(3)空氣中含有易燃、易爆物質的房間,當風機停止運行耐,此類物質容易從風管倒流至風機內。為防止風機發生火花,引起燃燒爆炸事故,其送排風系統的通風機應採用防爆型的。即風機的葉輪採用有色金屬製造,且電動機採用全封閉的。但如果通風機設在單獨隔離的機房內,而且送風乾管內設有止回閥,能防止上述危險時,也可採用普通型通風設備。
