布設
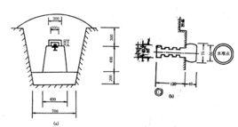
水準點永久性水準點一般用混凝土製成標石,深埋在地里凍土線以下,頂部嵌有半球形的金屬標誌,標誌頂點表示該水準點的高程及位置。也可將金屬標誌埋設在堅固穩定的永久性建築物的牆腳上,稱之為牆上水準點。
臨時性水準點可利用地面突起的堅硬岩石做上記號,也可將木樁打入地面,在樁頂釘一個半球狀的小鐵釘來表示。
由水準點組成的高程控制網稱水準網。標定水準點位置的標石和其他標記,統稱為水準標記。
材質
水準點水準點標誌採用的材質為不鏽鋼,標牌上可以刻字,突出單位名稱,或編號,或起警示作用。

水準點(Benchmark,簡稱BM)是用水準測定高程的點。為了滿足工程建設的需要,測繪部門已在全國各地測定了許多水準點。在水準測量之前應做好點的標誌。水準點一般分為永久性和臨時性兩大類。國家水準點一般做成永久點。永久水準點一般由混凝土製成,深埋到凍土線下,標石的頂部埋有耐腐蝕的半球狀金屬標誌。有時水準點也可設在穩定的牆角上。臨時水準點可用大木樁打入地下,頂面釘一鐵釘,也可利用地面突出的堅硬岩石。
水準點永久性水準點一般用混凝土製成標石,深埋在地里凍土線以下,頂部嵌有半球形的金屬標誌,標誌頂點表示該水準點的高程及位置。也可將金屬標誌埋設在堅固穩定的永久性建築物的牆腳上,稱之為牆上水準點。
臨時性水準點可利用地面突起的堅硬岩石做上記號,也可將木樁打入地面,在樁頂釘一個半球狀的小鐵釘來表示。
由水準點組成的高程控制網稱水準網。標定水準點位置的標石和其他標記,統稱為水準標記。
水準點水準點標誌採用的材質為不鏽鋼,標牌上可以刻字,突出單位名稱,或編號,或起警示作用。
水準點分兩種,一種是國家永久性水準點;另一種是臨時性水準點。
施工水準點是用來直接測設建築物高程的。為了測設方便和減少誤差,施工水準點應靠近建築物。 此外,由於設計建築物常以底層室內地坪高±0標高為高程起算面,為了施工引測設方便,常在建築物內部或附近測設±0水準點。±0水準點...
標石類型主要有:平麵點標石、混凝土水準標石、地表岩石標、平硐岩石標,深埋式鋼管標。平麵點標石是建立在各種平麵點標石上設水準點標誌。混凝土水準標石是挖坑埋...
“固定水準點”是天文學專有名詞。來自中國天文學名詞審定委員會審定發布的天文學專有名詞中文譯名,詞條譯名和中英文解釋數據著作權由天文學名詞委所有。
內容簡介 補充說明 資料來源2015 2015 準時準點全周期套盒01.一片獲得國家雙專利的衛生棉(ZL
準時準點衛生棉 匠人精神--精益求精 簡介--每一片衛生棉都是在為健康投資定義因此,基平測量的主要任務是沿線設定水準點,並測定它們的高程。水準點...~100M為宜。水準點間距應根據地形情況和工程需要而定,平均間距平原一般為1KM左右,山區為500M左右。水準點應埋設穩定的標石或設定在固定的物體...
定義 測量方法 測量工作準點引據的基面較為複雜,有吳淞、海防、山河堰、坎門、趕水及假定等多種基面...“七環”平差前、後高程,以及假定基面等。但由於各水文站水準點測設來源不一...連續性,根據水利部規定:從刊布1956年資料起,各測站水準點原用的基面高程...
各地數值 系統介紹 測量簡介 成果計算 相關建議布置三個以上水準點,水準點的間距不大於100米。(2) 在場區內任何地方架設儀器至少後視到兩個水準點,並且場區內各水準點構成閉合圖形,以便閉合檢校。(3) 各水準點要設在建築物開挖、地面沉降和震動區範圍之外,水準點的埋...
簡介 要求