套用現狀
在各種膜分離技術中,反滲透技術是近年來國內套用最成功、發展最快、普及最廣的一種,估計自1995年以來,反滲透膜的使用量每年平均遞增20%,根據保守的統計,1999年工業反滲透膜元件的市場供應量為8英寸膜一萬六千支,4英寸膜二萬六千支。
國內反滲透膜工業套用的最大領域仍為大型鍋爐補給水,各種工業純水、飲用水的市場規模次之,電子、半導體、製藥、醫療、食品、飲料、酒類、化工、環保、冶金、紡織等行業的膜套用也都形成了一定規模。今後有潛力的套用領域有發電廠冷卻循環水的排污水處理、大型海水淡化、苦鹹水淡化、大型市政及工業廢水處理等。
超低壓膜
反滲透工藝設備由於節省電能消耗和降低相關機械部件的壓力等級引起材料費下降等優點,自1996年以來超低壓膜的套用比重日益增大,這在以使用4英寸膜為主的小型裝置中套用最為突出,以目前國內最大反滲透膜供應商美國海德能公司為例,近兩年售出的4英寸膜的80%為超低壓膜,大型裝置中套用超低壓膜也呈大幅上升趨勢,目前國內使用超低壓膜的最大裝置的產水量為650噸/小時。
低污染膜
膜污染是反滲透套用中的最大危害,它不僅縮短膜使用壽命、增加運行費用,還直接影響膜系統的高效、連續運行。目前已有幾種抗污染性能強、使用壽命長、清洗頻度低且易清洗的低污染膜問世。海德能公司的LFC1膜由於具有膜表面呈電中性且親水性好等特點,成為低污染家族中的佼佼者,也是唯一在國內大型反滲透裝置中得到套用的低污染膜。目前已在國內幾家大型電廠、汽車廠、電子材料廠、茶葉濃縮廠中成功運行。此外,DOW公司的抗污染膜採用鏡面技術,也具有良好的抗污染性能。
帶正電荷的反滲透膜
現在廣泛套用的低壓、超低壓複合膜的材質均為芳香族聚醯胺,其膜表面均帶有負電荷,現已有膜廠家開發出表面帶正電荷的低壓複合膜,這種膜現主要套用於製備高電阻率的高純水系統中,在日本,日東電工公司生產的正電荷膜ES10C已在半導體行業的三級反滲透系統中實現10~15兆歐電阻率的高純水,在韓國的現代電子公司的三個生產廠的合計最終產水800噸/小時的三級反滲透系統的產水電阻率為8~9兆歐。在國內上海某半導體廠的170噸/小時的三級反滲透系統也達到上述指標。另外在國內一些製藥廠的5~20噸/小時規模的兩級反滲透系統中也實現了反滲透產水電阻率為1~4兆歐。2000年國內製藥行業將投產20套這樣的反滲透系統。
反滲透膜
普通的水處理用反滲透膜的使用溫度均為0~45℃,但在需要耐90℃高溫殺菌的特殊場合,可使用耐高溫、耐化學藥品的反滲透膜。此外,各種有特殊膜元件結構的食品級或衛生級的反滲透膜也開始在國內得到套用。
套用現狀及進展
國外已有多套日產水量為10萬噸級以上的反滲透海水淡化裝置,目前正在運行的大型卷式膜海水淡化裝置的單機能力多為日產水量6000噸。國內目前已建成和正在建設的反滲透海水淡化裝置的規模為日產水量350~2500噸,國外單段反滲透海水淡化的水利用率最高45%,國內目前多為35%,另國內漁船上裝載的反滲透海水淡化機多用直徑2.5英寸的小型膜元件。目前國內有批量生產海水淡化裝置經驗的公司不超過10家,正在河北建設的日產水量18000噸的“亞海水”脫鹽裝置是國內最大的使用海水淡化膜的反滲透裝置。今後國內海水淡化膜的套用將進入一個新時期,不久的將來,我國也會建設日產水萬噸級的海水淡化裝置,此外國內已開始商業生產海水淡化反滲透膜元件。
日本的三家膜公司已開發出可耐9.0MPa以上壓力的海水淡化膜,使用此種膜,日本的水處理工程公司已在西班牙建造了水回收率高達60%的兩段反滲透海水淡化裝置。目前在日本福岡,已開始建設日產水五萬八千噸的高回收率反滲透海水淡化裝置。美國海德能公司已開始在大型飲用水項目上,提供對硼離子有高脫除率的海水淡化膜。
反滲透設備運行前準備
RO作為高壓運行設備,在運行前為保護設備及儀表和安全起見,應嚴格安照操作程式確認並調整好閥門的開啟狀態,具體操作如下:1、完全打開保全過濾器進水閥門和打開高壓泵進水閥門
2、打開高壓泵出水閥門一圈
3、打開RO入口閥一圈
4、將濃水管上針閥旋轉三圈半
5、完全打開產水出口閥及濃水出口閥
6、將所有取樣閥和清洗閥門關閉
7、將所有壓力顯示閥打開至半開狀態
設備套用領域
=電子工業用水 積體電路、矽晶片、顯示管、電極箔等電子元件沖洗水
=製藥行業用水 大輸液、針劑、片劑、生化製品、設備清洗等
=化工行業工藝用水 化工循環水、化工產品製造、化肥等
=電力行業鍋爐補給水 火力發電鍋爐、廠礦中低壓鍋爐動力系統
=食品工業用水 套用純淨水、飲料、啤酒、白酒、保健品等
=海水、苦鹹水淡化 海島、艦船、海上鑽井平台、苦鹹水地區
=飲用純淨水 房產物業、社區、企事業單位等
=其它工藝用水 汽車、家電產品塗裝、鍍膜玻璃、化妝品、精細化學品、印染等
反滲透機理模型
有幾個經典模型
1.優先吸附毛細孔模型:弱點乾態電鏡下,沒發現孔。濕態膜標本不是電鏡的樣品。
2.溶解擴散模型:不認為有孔。
3. 乾閉濕開模型:上工世紀80,90年代,國人鄧宇等提出的,能夠解釋1和2模型的統一的現代最貼切的逆滲透機理模型。既“乾閉濕開”反滲透模型,統一了兩個最經典的反滲透機制模型,細孔模型,溶解擴散模型。
運行管理
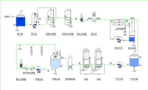
反滲透工藝流程圖一、作為一項先進的水處理技術,反滲透工藝已廣泛地運用於各行各業。用戶在運用該工藝的過程中,不同程度的暴露出一些運行技術管理方面的問題,這些問題如能得到有效的解決,對於水處理套用市場經濟效益的最大化其意義深遠。
二、反滲透系統運行中常見問題的類型
1.預處理加藥問題
2.進水SDI超標
3.有機物降除率低
4.砂濾器設計問題
5.活性炭濾器出水帶碳粉
6.反洗系統設計問題
7.保全過濾器濾芯周期短
8.阻垢劑選型問題
9. RO產水量下降快
預處理加藥問題
1.絮凝劑和助凝劑的加藥問題:
源水的濁度、PH值、鐵離子的含量以及後續系統的加藥品種等因素決定絮凝劑和助凝劑的加藥品種和加藥量的多少。且加藥量一定要做適應性和加藥量最佳化試驗。不少RO用戶在這方面工作不到位,導致澄清池出水品質不佳。
2.殺菌劑的加藥問題
對於原水中存在有機物和細菌微生物的水源,一般情況下用戶常採用加氧化性介質進行殺除,如:次氯酸鈉、液氯、二氧化氯等。對於有些地表性水源,長期投加上述介質,發現生物抗藥性使得殺菌效果很不理想。目前,非氧化性殺菌劑,如:ZDH-881、MDC-881殺除效果更持久,且可節省後續還原劑的投加費用。
3.還原劑的投加
還原劑的投加要照顧到還原效果的徹底性,同時要考慮過度投加後的細菌污染.常發現用戶投加過度後,濾芯上的細菌粘泥物生成。
RO進水SDI超標問題
1.工程設計時工藝選擇錯誤的因素:
工程設計系統選擇的失誤導致的污染指數不合格的現象時有所見,解決的辦法是改造預處理系統。
2.預處理加藥量的不適
對於原水PH超過8的水源,絮凝劑的過量添加急易導致無機膠體的生成,從而導致SDI超標。
3.過濾效果差
過濾效果差的原因有很多,如:截止濾料品種的選擇、裝填量的不合理、過濾器的周期反洗擦洗時間控制不合理等都會導致SDI高。
有機物降除率低問題
反滲透工藝1.完善預處理工藝,提升系統降COD的措施
2.嘗試更換其他非氧化殺菌劑進行COD的殺除。
3.活性炭過濾器的濾料吸附COD飽滿時進行更換或再生。
三、綜 述
上述案例經常在地表水為水源的反滲透系統中出現。該類水源的特殊性也使得系統在設計、製造、運行等環節上易出問題。
針對地表水為水源的反滲透水處理工程,建議從下述環節上予以重視、解決問題:
設計方面:
充分調研掌握用戶原水的基本條件及水源多年變化的規律。選取合理的水處理工藝,並考慮足夠的設備運行的安全餘量。對於流程中的細節如:過濾器的型式、流速;濾料的規格及裝填高度;保全過濾器的濾芯數量、反洗水泵的參數、清洗系統清洗泵的參數、反滲透膜的排列方式、控制系統對預處理裝置的分組控制的合理性等應嚴格選型和計算。
設備製造及安裝調試過程:
用戶對於工藝設備的製造應依據設計要求進行全程質量及工藝監控,對於選用的材料及部件進行品質保證方面的把握。
設備安裝過程中,對於儀表及裝填性材料(濾料、樹脂、空心球等)的安裝位置及材料理化指標進行嚴格的定位及檢驗。
調試過程中對於運行過程使用的的添加劑、耗材需進行定性定量實驗工作。尤其需注意:PAC、PAM、阻垢劑的兼容性等問題,通過試驗選取適合系統的運行耗材。
設備運行過程:
嚴格操作工對運行規程中操作步驟的實施。
預處理系統運行的第一年度,應根據水源條件的特點,對運行指標、藥劑添加量進行不少於4次的實驗及調整工作,為第二年修邊運行規程積累依據。
運行過程中每個月至少做一次“水質全分析報告”分析水源條件的變化情況,及時修正運行參數及加藥量。
每半個月要求做一次反滲透數據的標準化工作,這一點對於反滲透運行的變化趨勢的掌握非常必要。目前運行的水處理系統很多都缺乏相應的工作,從而導致設備運行的小問題的擴大化。
水處理系統的儀表每3-6個月必須進行一次儀表(感測器)參數的校準工作,保證設備參數的準確性。由於地表水水源的差異性,各地反滲透設備的運行問題的種類不盡相同。因此,用戶對於自身系統的運行狀況應認真分析。尤其在膜類污染特點及系統清洗方面應根據實際情況進行探索,找出適合系統的解決問題的方案。
對於反滲透系統的停運保護過程,如有條件的情況下,建議採取合適的方式進行長期保護.避免短期保護或低壓沖洗條件下的頻繁啟停帶來的反滲透膜的物理性損傷。
綜上所述:地表水為水源的反滲透系統的運行條件較地下水源複雜。為取得好的運行使用效果,需從設備的設計、製造、運行各環節予以把關。尤其是設備投產後的運行條件的最佳化、運行系統的管理是設備健康的關鍵所在!
環境保護專業辭彙
| 環境保護已經成為今天比較熱門的話題,簡單的可以把環境保護工作分為污水處理,大氣污染處理和固體廢棄物處理和其他物理污染處理等幾個大的方向,其中也涉及到一些專業領域的辭彙。 |

