工作原理
冷水機的工作原理是蒸氣壓縮式製冷,也即是利用液態製冷劑汽化時吸熱,蒸汽凝結時放熱的原理進行製冷的。在製冷技術中,蒸發是指液態製冷劑達到沸騰時變成氣態的過程。液態變成氣態必須從外界吸收熱能才能實現,因此是吸熱過程,液態製冷劑蒸發汽化時的溫度叫做蒸發溫度,凝結是指蒸汽冷卻到等於或低於飽和溫度,使蒸汽轉化為液態。
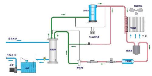
系統流程圖
冷水機設備圖1-風冷式冷水機原理流程圖
冷水機設備圖2-水冷式冷水機系統流程圖
(說明:圖1-風冷式冷水機是利用殼管蒸發器使水與冷媒進行熱交換,冷媒系統在吸收水中的熱負荷,使水降溫產生冷水後﹐通過壓縮機的作用使熱量帶到翅片式冷凝器,再由散熱風扇散失到外界的空氣中(風冷卻);圖2-水冷式冷水機是利用殼管蒸發器使水與冷媒進行熱交換,冷媒系統在吸收水中的熱負荷,使水降溫產生冷水後﹐通過壓縮機的作用將熱量帶至殼管式冷凝器,由冷媒與水進行熱交換﹐使水吸收熱量後通過水管將熱量帶出外部的冷卻塔散失(水冷卻))
如圖,開始時由壓縮機吸入蒸發製冷後的低溫低壓製冷劑氣體,然後壓縮成高溫高壓氣體送冷凝器;高壓高溫氣體經冷凝器冷卻後使氣體冷凝變為常溫高壓液體;當常溫高壓液體流入熱力膨脹閥,經節流成低溫低壓的濕蒸氣,流入殼管蒸發器,吸收蒸發器內的冷凍水的熱量使水溫度下降;蒸發後的製冷劑再吸回到壓縮機中,又重複下一個製冷循環,從而實現製冷目的。
部件構造
構成冷水機基本的製冷系統主要有四大部件:壓縮機、蒸發器、冷凝器、膨脹閥。另外,為了改善製冷系統的性能,達到更好的使用性能,通常還有不少輔助器件:液體管路電磁閥、視液鏡、液體管道乾燥過濾器、高低壓力控制器等。下面對冷水機的構造組成部件一一介紹:
1、壓縮機
冷水機設備全封閉製冷壓縮機是一種壓縮機與電動機一起,裝置在一個密閉鐵殼內形成的一個整體。從外表看只有壓縮機的吸排氣管接頭和電動機的導線;壓縮機殼分為上下兩部分,壓縮機和電動機裝入後,上下鐵殼用電焊焊接成一體。平時不能拆卸,因此機器使用可靠。在全封閉製冷壓縮機中,又有活塞型壓縮機和渦鏇式壓縮機。
全封閉渦鏇式製冷壓縮機它的構造主要由下列各項組成:鏇轉式進、出口閥門;壓力表接口;內置式過載保護;彈性機座;曲軸箱加熱器;內置式潤滑油泵。
渦鏇式製冷壓縮機最大的優點是:1結構簡單:壓縮機體僅需2個部件(動盤、定盤)就可代替活塞壓縮機中的15個部件;2高效:吸氣氣體和變換處理氣體是分離的,以減少吸氣和處理之間的熱傳遞,可以提高壓縮機的效率。渦鏇壓縮過程和變換過程都是非常安靜的。
2、冷凝器
冷水機設備2-1、水冷式:
在水冷式冷凝器中,製冷劑放出熱量被冷卻水帶走。冷卻水可以一次流過,也可以循環使用。當使用循環水時,需要有冷卻水塔或冷水池。水冷冷凝器有殼管式、套管式、沉浸式等結構形式。
水冷式冷水機用的冷凝器常用的是殼管式冷凝器,外殼採用5mm以上厚度之鋼管制成,經防鏽處理,耐壓20Kg/平方厘米。熱交換管採用高效率之高效無縫紫銅管,耐壓10 Kg/平方厘米,兩端蓋可互換以變更接水管方向,水管流程多迴路,各台冷凝器者與壓縮機容量互相配合,其總熱傳導係數應能容許0.00005Kcal/h.平方厘米℃-1結垢因子,冷凝器水壓降不超過6.5mAq,直通式水管易清洗維護保養。
2-2、風冷式:
在風冷式冷凝器中,製冷劑放出的熱量被空氣帶走。它的結構形式主要為若干組銅管所組成,由於空氣傳熱性能很差,故通常都在銅管外增加肋片,以增加空氣側的傳熱面積,同時採用通風機來加速空氣流動,使空氣強制對流以增加散熱效果。
2-3、蒸髮式及淋水式:
在這類冷凝器中,製冷劑在管內冷凝,管外同時受到水及空氣的冷卻。
3、蒸發器
冷水機設備在這裡主要介紹的是冷水機製冷系統中所使用的蒸發器,一般是為乾式殼管式蒸發器。如圖,冷媒於熱交換管內蒸發,水在殼管側流動,為增加熱交換效率,於殼管側設2mm厚擋水板,使水左右往複流動,達到冰滷水產生之目的,容器外殼採用6mm厚度以上之鋼管制成,可耐壓10 Kg/平方厘米,外部以PE發泡板保溫。熱交換管採用高效無縫紫銅管,經壓花工藝加工成內螺紋肋管,使其傳熱面積增加,並提高了傳熱效能,耐壓20 Kg/平方厘米;端板製作結構堅實,熱交換管與端板為脹管式結合,並在端蓋內加隔板使冷媒分成多路流動,以保持冷凍油回流,冷媒液管及低壓管均以工作閥連線,其總熱傳導係數應能容許0.086 M2℃/KW結垢因子,經蒸發器之水壓降不超過6.5mAq。
4、熱力膨脹閥
冷水機設備4-1、熱力膨脹閥的結構
膨脹閥的頂部由密封箱蓋波紋薄膜感溫包和毛細管組成一個密閉容器,裡面灌注氟里昂,成為感應機構,感應機構內灌注的製冷劑可以與製冷系統的相同,也可以不同,比如製冷系統用的是F—22,感溫包可灌注F—12或F—22,感溫包用來感受蒸發器出口的過熱蒸汽溫度,毛細管作為密封箱與感溫包的連線管,傳遞壓力作用在膜片上,波膜片是由一塊0.2mm左右的薄合金片衝壓成形,斷面是波浪形的。受力後彈性形變性能很好,調節桿是用來調整膨脹閥門的開啟過熱度,在調試過程中用它來調節彈簧的彈力,調節桿向里鏇時,彈簧壓緊,調節桿向外鏇時,彈簧放鬆,傳動桿頂在閥針座與傳動盤之間傳遞壓力,閥針座上裝有閥針,用來開大或關小閥孔。
4-2、熱力膨脹閥的工作原理
膨脹閥通過感溫包感受蒸發器出口端過熱度的變化,導致感溫系統內(感溫系統是由感溫包、毛細管、傳動膜片和傳動波紋管這幾種互相連通的零件所構成的密閉系統)充注物質產生壓力變化、並作用於傳動膜片上.促使膜片形成上下位移,再通過傳動片將此力傳遞給傳動桿而推動閥針上下移動,使閥門關小或開大,起到降壓節流作用和自動調節蒸發器的製冷劑供給量並保持蒸發器出口端具有一定過熱度,得以保證蒸發器傳熱面積的充分利用,以及減少液擊沖缸現象的發生。
4-3、膨脹閥的種類(內平衡、外平衡)
作用於熱力膨脹閥體內傳動膜片下部的壓力為節流後的蒸發壓力(這一壓力通過傳動桿和傳動片的縫隙而進入膜片下部分空間)這種結構稱為內平衡式膨脹閥。作用於熱力膨脹閥體內傳動膜片下部的壓力不是節流後的蒸發壓力,而是通過外接平衡管將蒸發器出口端的壓力引入傳動膜片下部空間結構的閥門、稱為外平衡式熱力膨脹閥。與內平衡式膨脹閥相比,外平衡式熱力膨脹閥的過熱度要小得多,所以採用外平衡式熱力膨脹閥時,能充分發揮蒸發器的傳熱面積的作用和提高製冷裝置的效果,在蒸發器阻力較小、壓力損失不大的情況下,可選用內平衡式熱力膨脹閥;當蒸發阻力較大,壓力損失比較大或具有液體分配器時,應選用外平衡式熱力膨脹閥。採用分配器的,一般都選用外平衡膨脹閥。在製冷設備的冷水機中通常採用外平衡式熱力膨脹閥。
5、其它輔件
5-1、液體管道乾燥過濾器
通常液體管道乾燥過濾器是不可拆卸的。內部採用分子篩結構,能夠去除管道中的少量雜質水份等,起到淨化系統的目的。因管道在焊接中會出現氧化物,並且氟里昂製冷劑的純度也有所不一,所以我們採用的氟里昂製冷劑都要求進口的。液體管道乾燥過濾器出現堵塞時,會引起吸氣壓力降低,在過濾器兩端會出現溫差,如出現這種情況,需要更換過濾器。
5-2、高低壓力控制器
在製冷系統中高低壓力控制器是起保護作用的裝置。高壓保護是上限保護,當高壓壓力達到設定值時,高壓控制器斷開,使壓縮機接觸器線圈釋放,壓縮機停止工作,避免在超高高壓下運行損壞零件。高壓保護是手動復位,當壓縮機要再次啟動時,需先按下復位按鈕。當然,在重新啟動壓縮機前,應先檢查出造成高壓過高的原因,給予排除後,才能使機器運轉正常。
低壓保護是為了避免製冷系統在過低壓力下運行而設定的保護裝置。它的設定分為高限和低限。它的控制原理是:低壓斷開值就是上限一下限的壓差值,重新開機值是上限值。低壓控制器是自動復位,所以要求操作人員經常觀察機器的運行情況,出現報警時要及時處理,避免壓縮機長時間頻繁啟停而影響壽命。
機型分類
冷水機的機型種類冷水機設備機型的分類,市面上各式各樣的稱謂看似複雜,所以下面歸類整理一些常見到的冷水機設備: 1、按冷凝器冷卻方式分類:風冷式、水冷式
2、按壓縮機結構型式分類:螺桿式、活塞式、渦鏇式、離心式
3、按機型構造分類:箱體式、台架式
4、按冷凍水出水溫度分類:標準空調型(0℃以上)、低溫深冷型(0℃以下)
5、按被冷卻介質(載冷劑)分類:鹽水、乙二醇、耐腐蝕
另有,按製冷原理分類:壓縮式、吸收式;按蒸發器結構型式分類:滿液式
用途套用
冷水機設備冷水機廣泛套用於塑膠,電鍍,電子,化工,製藥,印刷,食品加工等各種工業冷凍製程需使用冷凍水的領域,或也可為別墅、餐館、酒店、機關、學校、工廠等人活動空間提供舒適性空調的領域。由於冷水機的用途和使用領域之廣,在此不能一一列舉,下面僅簡要介紹如下一些冷水機在工業行業的使用最多的適用行業:
1、化工行業
主要用於化工反應釜(化工換熱器)的降溫冷卻,及時帶走因化學反應而發作的平凡熱量從而抵達降溫(冷卻)的宗旨,用以提高產品質量。
2、塑膠產品、塑膠容器、食品包裝膜、醫用包裝膜等的製造行業
塑膠產品(電視機、計算機、洗衣機、手機、冰櫃、空調、塑膠玩具、汽車塑膠配件等等)的注塑工藝中,能否及時有效地冷卻(降溫),將直接影響產品的外表光明度及外形合格率,從而影響消耗效率,影響消耗成本及企業利潤。
塑膠容器(吹瓶)及包裝膜的消耗,則更離不開冷凍機。塑膠容器在消耗過程中如不能及時冷卻定型消耗出來的容器將不飽滿壁厚不均,色澤不明亮,甚至無法成型造成產品品質較低。包裝膜的消耗中如沒有冷水(風)的冷卻成型則無法消耗出合格地產品。如套用冷凍機(冰水機)提供的冷水(風)來冷卻,不但能大大提高產品質量,而且還能提高消耗效率。
3、電鍍液、液壓油及工具機切削刀具冷卻液的冷卻
電鍍消耗中,電鍍液在電鍍反應中不段地發作熱量,從而使電鍍溶液溫度逐漸降落,當電鍍溶液溫度高出工藝的要求時,抵消耗出的電鍍製品外表鍍層的穩定度、均勻度、平整度及外表光明度有著較大影響。而選擇用冷水機(冷凍機)提供的凍在電子組件的消耗過程中需使組件在特定溫度下保持或冷卻,電子組件的性能參數才能控制在設計的狀態。水來冷卻並保持電鍍溶液的恆溫,將對電鍍消耗工藝及消耗效率有較大提高。
工具機切削刀具冷卻液的冷卻,刀具刃部溫度的控制將直接影響刀具的套用壽命及產品質量。
4、製藥行業
製藥行業主要用於消耗車間溫度、濕度的控制及消耗原料藥過程中反應熱的帶出。
5、電子行業
在電子組件的消耗過程中需使組件在特定溫度下保持或冷卻,電子組件的性能參數才能控制在設計的狀態。

