介紹
余壓發電高爐煤氣經布袋除塵器除塵後,該高壓、高溫、乾燥潔淨的煤氣經多道閥門進入透平膨脹機;透平膨脹機的第一級靜葉為可調,用其調節流量和壓力;再通過導流器使煤氣轉成軸向進入葉柵,煤氣在靜葉柵和動葉柵組成的流道中不斷膨脹作功,壓力和溫度降低,並轉化為動能使工作輪(轉子及動葉片)鏇轉,工作輪帶動聯軸的發電機發電。
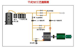
工藝流程
高爐荒煤氣經重力除塵器後的半淨煤氣管道進入布袋除塵器的進氣總管。在布袋除塵器進氣總管和布袋除塵器之間設有一個旁路,在旁路上設有冷熱交換器,用於煤氣的升溫和降溫。布袋除塵器的布袋是氟美斯化纖製品,其工作溫度為80℃~250℃,瞬間不允許超過500℃。煤氣溫度低於80℃易產生結露現象,布袋內有露水會與灰塵結球,造成布袋除塵的除塵效果下降,嚴重時會導致煤氣流流動不暢;煤氣溫度高於250℃會使布袋變脆,甚至燒損。所以,設定旁路冷熱交換器來應對煤氣溫度的變化,是乾式布袋除塵器能夠正
余壓發電常工作的條件。
下一步,從乾式布袋除塵器出來的淨煤氣將進入透平機。這時的淨煤氣溫度在120℃~180℃之間,含塵量為1.2~4.6毫克/立方米。從透平機出來的淨煤氣進入企業的淨煤氣管網。一些煉鐵企業高爐煤氣採用濕式除塵方法,即在重力除塵器之後採用文式管除塵設備,出來的淨煤氣仍可進入透平機去發電。
從工作原理上看,TRT裝置代替了原來煤氣系統的高壓閥組,不同的是,原煤氣系統的高壓閥組將煤氣的壓力能白白泄漏掉了,而TRT裝置可以回收高爐鼓風能量的30%左右。
分類
過熱(或飽和)蒸汽余壓發電1、過熱(或飽和)蒸汽余壓發電:
供熱鍋爐產生的蒸汽和熱水壓力通常與用戶有0.8~1.0MPa,甚至更高的壓力差,公司開發的過熱(或飽和)蒸汽鍋爐壓差(余壓)發電技術,對原有的鍋爐供熱系統進行簡單的技術改造,採用小型背壓機組,根據不同用戶需要的蒸汽壓力差,進行熱能—電能的轉換,以獲取低成本的電能,實現能源的級梯利用,減少廠自用電,增加外供電量.該項目投資少、收益大。
2、 高爐煤氣余壓發電(TRT):
高爐煤氣余壓透平發電裝置是利用高爐冶煉的副產品——高爐爐頂煤氣具有的壓力能及熱能,使煤氣通過透平膨脹機做功,將其轉化為機械能,驅動發電機發電或驅動其它裝置的一種二次能量回收裝置。
TRT裝置的顯著特點:
一、不消耗任何燃料,不改變原高爐煤氣的品質。
二、無公害最經濟的發電設備。
三、可以代替高爐系統中減壓閥組調節穩定爐頂壓力。對頂壓控制靈敏、波動小(3kpa左右)。
TRT裝置是高爐系統的一個附屬產品,高爐的高效、穩定生產是關鍵。未安裝高爐煤氣余壓透平發電裝置的高爐通過減壓閥組將高壓煤氣轉換成低壓煤氣,既浪費了能源,又有巨大的噪聲而污染了環境。而在安裝高爐煤氣余壓透平發電裝置後,發電的同時,TRT採用的靜葉調節的最新技術能夠很好的控制爐頂壓力,不僅不會影響高爐,而且極大的改善了爐頂壓力波動的品質。傳統的減壓閥組控制頂壓波動在±10~20Kpa,而採用TRT靜葉控制頂壓波動在±3~5Kpa。這樣就能夠更好的穩定高爐爐頂壓力,保證高爐高效、穩定生產,從而降低冶煉成本,提高高爐的利用係數,產生的TRT附加效益甚至大於TRT效益本身。
原理
高爐煤氣經布袋除塵器除塵後,該高壓、高溫、乾燥潔淨的煤氣經多道閥門進入透平膨脹機;透平膨脹機的第一級靜葉為可調,用其調節流量和壓力;再通過導流器使煤氣轉成軸向進入葉柵,煤氣在靜葉柵和動葉柵組成的流道中不斷膨脹作功,壓力和溫度降低,並轉化為動能使工作輪(轉子及動葉片)鏇轉,工作輪帶動聯軸的發電機發電。
業務
高爐煤氣余壓發電(TRT)余壓發電即蒸汽鍋爐壓差發電節能技術
中國的熱電公司承擔著對外供應蒸汽和熱水的業務。他們的運行方式一般是:
1、由熱電公司自己的換熱站置換成熱水或冷水供給用戶,這一部分需要對蒸汽降壓使用。
2、把蒸氣直接供給用戶用於生產需要或自行換熱採暖。有相當的一部分需要降壓使用
熱力公司外供蒸氣和換熱站對蒸汽參數的要求是各有不同的。
在供熱鍋爐和熱水、汽用戶之間對蒸汽和熱水的溫度、壓力要求不同。常常有0.8-1兆帕的壓力差白白的浪費掉,可以利用它發電。不影響用戶用汽和熱。使用我們已經掌握的蒸汽鍋爐壓差發電節能技術,對鍋爐供熱系統進行技術改造,採用小型背壓機組根據不同用戶需要的蒸氣壓力差,進行熱能-電能的轉換以獲取低成本的電能,實現了能源的梯級利用,減少廠用電,增加外供電量。該項目具有投資小、收益大,具有節能增值,以較少的成本增加和較低煤耗情況下,增加單位的經濟效益。
四川達州鋼鐵余壓發電項目國家在《熱電聯產項目可行性研究技術規定》[2000]1268號檔案規定:“單台鍋爐額定蒸發量≥20t/h,參數為次中壓及以上,熱負荷年利用小時≥4000小時的較型集中供熱鍋爐房,經技術經濟比較具有明顯經濟效益的,應改造成為熱電廠”。修訂後的《中華人民共和國節約能源法》第三十二條 規定:“電網企業應當按照國務院有關部門制定的節能發電調度管理的規定,安排清潔、高效和符合規定的熱電聯產、利用餘熱余壓發電的機組以及其他符合資源綜合利用規定的發電機組與電網併網運行,上網電價執行國家有關規定。”
對現有的鍋爐房實施鍋爐蒸氣壓差發電節能技術改造、熱電聯產後向用戶供熱供汽,此舉既滿足了用戶的需要,又可使供熱公司經濟效益的提高。同時也能夠因此工程的建設具有明顯的經濟、社會和環境效益,改善產業區的投資環境,對促進產業區的經濟發展起著十分重要的作用。

