簡介
根據機械攪拌裝置的型式,可將這類浮選機分為不同的型號,如XJ型、XJQ型、SF型等。這類浮選機的優點是:可以自吸空氣和礦漿,中礦返回時易實現自流,輔助設備少,設備配置整齊,操作維護簡單等。
優點
A型浮選機以它的一系列優點至今在我國廣泛套用,其主要優點為:
1.空氣自吸,不需另加充氣設備,流程簡單,投資省;
2.礦漿自流,返回在槽與槽之間循環,整個浮選車間可以配置在同一個水平面上;安裝操作、管理和維修都很方便。例如煙臺鑫海礦機的A型浮選機可以自吸空氣和礦漿,中礦返回時易實現自流。
3.精礦品位和回收率較好。在使用中也存在一些問題,如沉槽、翻花、空氣彌散不佳、充氣量不足、不易控制、能耗大和易磨損等。根據多年的生產實踐,對出現的問題進行分析,提出改進意見。
存在的問題
1.液面平衡問題
A型浮選機的液面平衡靠中間室一側的閘門控制排出的尾礦,閘門高(接近液面),而且又長,一般大於槽與槽隔板間的1/2。當閘門調整lmm,則排礦口大lamm2(a為閘門的長度),作業中,要調到液面平衡非常費勁.
2.充氣問題
充氣問題包括空氣彌散不佳,充氣量不足和充氣量的控制。當A型浮選機葉輪高速旋轉,在葉輪和定子的中央產生負壓,將空氣吸入。A型浮選機定子中心孔特別大,礦漿循環孔又小,礦漿量不足,故吸氣量小,滿足不了生產的需要。為提高吸氣量,將葉輪定子葉片之間的空隙改為smm,靠葉輪定子葉片的鎖緊來提高吸氣量。若葉輪定子磨損,吸氣量迅速下降。橡膠葉輪和定子還能達到設計要求,而鑄鐵葉輪定子則無法達到。若鑄造時留有加工餘量,則成本提高。A型浮選機的給礦一般從中間室給入,中礦返回則從前面進入,定子的中心孔很大,礦漿進入定子中心孔是不均勻的,從定子中心孔流到葉輪也是不均勻的。被葉輪甩出去的礦漿和空氣也就不均勻,因而造成空氣彌散不佳.A型浮選機吸氣有兩個來源,一是從中間室隨礦漿一起吸入,二是從下蓋上部插入的吸氣管吸入,二者都不能控制風量。
3.能耗、磨耗、沉措和翻花問題
A型浮選機葉輪定子葉片之間的距離很小僅5mm,當葉輪高速旋轉的時候,在葉輪葉片和定子葉片之間產生很大的剪下力,白白地消耗了能量。從產品目錄上來看,單位體積的安裝功率並不高,但在生產中遇電動機發熱,就增加功率,甚至一加再加,把安裝功率提高一倍,用橡膠葉輪定子以後,情況有所好轉,但安裝功率仍然不足,還需要改換電機,加大安裝功率。這種情況下的剪力還有另一個副作用,加快了葉輪葉片的磨損,一般使用壽命不到3個月。
當葉輪高速旋轉的時候,葉輪葉片對礦漿有一個作用力,是一個垂直葉片的徑向力,恰好從定子葉片之間的空間射出去。成為一股一股的體積流,遇到穩流板或槽壁的阻擋就會成上升體積流,反映到液面就是翻花.在正常情況下並不明顯,一旦遇到給礦量增加等原因,翻花就很明顯.
A型浮選機葉輪的葉片設計在鍋狀的凹弧面上,底部攪拌力很弱。葉輪轉速雖然高,能耗也大,但在湍流狀態下的上升水流速度並不大。排礦口又高,不足以使粒度較粗、密度較大的礦粒上升,容易產生沉槽,特別是粗選槽。
改進措施
基於以上分析,根據實際做以下改進.
1.用半圓閥取代中間室
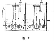
A型浮選機在槽與槽之間設有中間室,如圖1,一側有閘門,用以排除尾礦。閘門很寬,大於隔板的1/2。操作時要調到液面平衡很不容易。幾經改進,最後是把中間室去掉後,空位用A3鋼板襯補起來,安裝圖2所示的半圓閥,半圓閥由半圓管、半圓閥體和聯桿手輪等組成。
A型浮選機
A型浮選機半圓管可由無縫鋼管割開,或在滾圓機上滾成半圓.它的高度為定子到槽頂的距離,將其焊在隔板中間,底部焊一鋼板封死.在下部割一長方形孔,用其排除尾礦。半圓管的上部焊一法蘭,橡膠板和鋼板用螺栓擰緊密封.
半圓閥體放在半圓管內,其高度稍大於半圓管下部割成長方形口高度,將其與聯桿焊在一起。聯桿穿過上端的法蘭,用手輪調整半圓閥體的高度,以便控制尾礦排出的流量。
半圓閥控制流量較好,易保持液面平衡,又為控制風量創造了條件。使用半圓閥後,每槽的有效容積增加5寫左右,去掉了中間室,每槽材料約節省5%一10%.
2.加礦漿空氣分配器
礦漿分配器為一圓筒,筒壁鑽孔,固定在定子中心孔上。安裝時,分配器以不和葉輪相碰撞為原則,距離越小越好。當礦漿進入分配器後,首先在葉輪和定子之間的夾縫中流向葉輪,然後再從第一排孔以次流向葉輪,這樣進入葉輪的礦漿和空氣是均勻的,從葉輪甩出來的礦漿和空氣也是均勻的,從而使氣泡在整個浮選機斷面上比較均勻地分布並均勻彌散。
3.風量控制器
半圓閥取代了中間室,半圓閥上端密封,空氣已無法從半圓閥處進入。吸氣的插入管改成L型管,與下蓋管用橡膠板法蘭螺栓密封。L型管較原插入管直徑大。且上部有法蘭,法蘭上有蓋板,蓋板和法蘭旁側鑽一孔,用螺栓做軸,蓋板沿軸旋轉,調整控制進氣孔的大小,達到控制風量的目的。
4.消除死角
去掉穩流板、四角角底傾斜焊一三角板,消除了死角,防止沉槽.
5.改定子
將定子葉片改為輻射狀,擴大葉輪和定子間距離,循環孔擴大孔徑。改後,當葉輪高速旋轉,葉輪葉片和定子葉片對礦漿的剪下力大為減弱,降低了能耗,減少了葉輪和定子的磨損。循環孔擴大,循環礦漿大為增加,吸氣量提高。也可以在葉輪葉片之間鑽孔來提高循環礦量,以提高吸氣量。
用途
本機適用於有色黑色金屬的選別,還可用於非金屬如:煤螢石、滑石的選別。該機由電動機三角代傳動帶動葉輪旋轉,產生離心作用形成負壓一方面吸入充足的空氣與礦漿混合,一方面攪拌礦漿與藥物混合,同時細化泡沫,使用礦物粘合泡沫之上,浮到礦漿面在形成礦化泡沫。調節閘板高度,控制液面,使有用泡沫被刮板刮出。A型浮選機

