調節器簡介
所謂調節器的特性即控制規律,就是當調節器接受了偏差信號(即輸入信號)以後,它的輸出信號(即控制信號)的變化規律。
調節器的輸入是比較機構送來的偏差信號 e,它是設定值信號 g與測量變送器送來的測量值信號 z之差。在分析自動化系統時,偏差採用 e=g-z。在單獨分析調節儀表時,習慣上採用測量值減去設定值作為偏差,調節器的輸出就是調節器送往執行器(常用氣動調節閥)的信號 p。
調節器是按人們規定好的規律動作的,各種調節器的工作原理和結構形式雖各不相同,但是其控制規律卻僅有幾種類型。目前,在供熱空調及燃氣工程的自動控制系統中,常用的最基本的控制規律有:雙位控制、比例控制、積分控制、微分控制及其組合。
雙位控制規律
圖1 理想的雙位控制特性雙位控制只有兩個輸出值,相應執行器的調節機構也只有開和關兩個極限位置,而且從一位置變換到另一位置在時間上是很快的,如圖1所示。
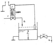
圖2 水箱液位雙位控制示例圖2是採用雙位控制的水箱液位控制系統。它利用電極式液位計來控制水箱的液位,箱內裝有一根電極作為測量液位的裝置,電極的一端與繼電器 J的線圈相接,另一端調整在液位設定值的位置,導電的流體水經裝有電磁閥的管道進入水箱。由下部出水管流出,水箱外殼接地。當液位低於設定值 I時,流體未接觸電極,繼電器 J斷路,此時電磁閥全開,流體流入水箱使液位上升;當液位上升至稍大於設定值時,流體與電極接觸,於是繼電器接通,從而使電磁閥全關,流體不再進入水箱。但箱內流體仍在繼續往外排出,故液位將要下降。當液位下降至稍小於設定值時,流體與電極 J脫離,於是電磁閥 V又開啟,如此反覆循環,液位被維持在設定位上下很小一個範圍內波動。由於執行器的動作非常頻繁,這樣會使系統中的運動部件(例如繼電器、電磁閥等)的動作頻繁而損壞。
雙位控制規律是最簡單的控制形式,它的作用是不連續的,調節機構只有開和關兩個位置,對象中的物料量或能量總是處於不平衡狀態,也就是說,被控變數始終不能真正穩定在設定值上,而是在設定值附近上下波動,因此實際的雙位調節器都有一個中間區。在雙位控制系統中,被控變數不可避免地會產生持續的等幅振盪過程,這是由於雙位調節器只有特定的兩個輸出位,相應的調節閥也只有兩個極限位置,勢必在一個極限位置時被控變數大於設定值,而在另一個位置時又小於設定值,不可能正好和對象的負荷要求相適應,這就使被控變數處於不可避免地持續的等幅振盪過程,而對要求被控變數比較穩定的系統是不能滿足的。
實際的雙位控制規律
圖3 實際雙位控制特性實際的雙位控制規律如圖3所示.當被控變數在中間區內時,調節器輸出狀態不變化,調節機構不動作。當偏差上升至高於設定值的某一數值後,調節器輸出狀態才變化,調節機構才開;當偏差下降至低於設定值的某一數值後,調節器輸出狀態又變化,調節機構才關。這樣,調節機構開關的頻繁程度便大為降低,減少了器件的損壞。
實際雙位調節器中間區稱為呆滯區.所渭呆滯區是指不致引起調節器輸出狀態改變的被控變數對設定值的偏差區間。換句話說。如果被控變數對設定值的偏差不超出呆滯區,調節器的輸出狀態將保持不變。
實際的雙位控制過程如圖4所示。當被控變數液位 L低於下限值 L時,電磁閥是開的,流體流入水箱,由於流入量大於流出量,故液位上升。當液位升至上限值 L時,電磁閥關閉,流體停止流入。由於此時流體仍然在流出,故液位下降。直到液位下降至下限值 L時,也磁閥又開啟,液位又開始上升。圖中上面的曲線表示調節機構閥值與時間的關係,下面的曲線是被控變數(液位)在呆滯區內隨時間變化的曲線,是一個等幅振盪過程。
圖4 具有中間區的雙位控制過程雙位控制過程中不採用對連續控制作用下的衰減振盪過程所提的那些品質指標,一般採用振幅與周期作為品質指標。在圖4中振幅為 L- L。
如果工藝生產允許被控變數在一個較寬的範圍內波動,調節器呆滯區就可以放寬些,這樣振盪周期較長,使可動部件動作的次數減少,於是減少了磨損,也就減少了維修工作量,因而只要被控變數波動的上、下限在允許範圍內,周期長些也可。
除了雙位控制外,還有三位(即具有二個中間區)或更多位的,包括雙位在內,這一類統稱為位式控制,它們的作用原埋基本上一樣。
動圈雙位指示調節儀
圖5 XCT動圈式雙位指示調節儀工作原理常用XCT型動圈雙位指示調節儀來控制電加熱器的溫度,如圖5所示。
XCT動圈式雙位指示調節儀的動圈指示部分完全和XCZ型動圈指示儀一樣,在XCZ的基礎上增加了控制電路,就構成了雙位指示調節儀,所增加的部分包括給定指針、小鋁旗、檢測振盪線圈、高頻振盪放大器和繼電器等。
被測溫度由熱電偶或熱電阻測量橋路變換為直流毫伏信號,輸入到動圈測量機構,使動圈連同其上的指示指針和鋁旗隨輸入毫伏信號的大小產生相應的偏轉。指針直接指示出測量值.同時鋁旗也處於一個相應的位置,它與給定針上附有的平面檢測振盪線圈構成的偏差變成了鋁旗與平面檢測線圈的相互位置變化。檢測線圈是控制電路中的一個電感元件。當指示值低於設定值時,鋁旗在檢測線圈外面,此時檢測線圈有較大的電感量,高頻振盪放大器有振盪電流輸出。使繼電器 J吸合,加熱器通電加熱。當測量值達到設定值時,指示指針與給定指針重合,裝在指示指針上的小鋁旗便進入兩平行檢測線圈之間,使檢測線圈的電感量減少,高頻振盪器便停振,此時流過繼電器線圈的電流將顯著減少,於是繼電器觸點斷開,加熱電路斷電,溫度就逐漸下降.當測量值又小於設定值,即小鋁旗退出檢測線圈時,高頻振盪放大器又啟振,輸出較大的振盪電流,使繼電器觸點重新吸合。如此反覆循環,就實現了加熱器的雙位控制。
動圈式雙位指示調節儀的面板上有紅燈指示繼電器吸合,綠燈指示繼電器斷開。零位調節用以調整所要求的設定值.當指示位超過沒定值的量為全量程的5%時,有止擋裝置擋住指示指針,以防止鋁旗越出檢測線圈而發生二次動作。
雙位調節器的結構簡單,成本較低,易於實現,因此套用很普遍。空氣壓縮機貯罐的壓力控制和恆溫箱、電烘箱、管式加熱爐的溫度控制等常採用雙位控制。工廠中常用的最簡單的雙位控制元件有帶電觸點式壓力表、電觸點水銀溫度計、雙金屬溫度計等。
