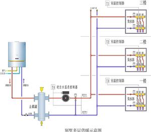
調節原理
當供熱系統在穩定狀態下運行時,如不考慮管網沿途損失,則熱媒供給室內散熱設備的熱量應等於散熱設備的散熱量,也等於供暖用戶的熱負荷。
而管網供給室內散熱設備的熱量等於其流量、供回水溫差以及熱水比熱的乘積。當實際流量大於設計流量時,供回水溫差減小,回水溫度高於規定值;當實際流量小於設計流量時,供回水溫差增大,回水溫度低於穩定值。
因此,因此,只要把各用戶的回水溫度調到相等(當供水溫度相等)或供回水溫差調到等(管道保溫效果差,供水溫度略有不同),就可以使各熱用戶得到和熱負荷相適應的熱量,達到均勻調節的目的。
這種調節方法是一種最簡單、最原始、最耗時的調節方法。可用於任何供暖系統,不要求閥門種類、不要求安裝壓力表、溫度計,只要有一台紅外線測溫儀或數字式表面溫度計就行。
調節過程
(1)調節溫度的確定
當熱源供熱量大於等於用戶熱負荷,循環泵流量大於設計流量時,考慮到循環泵節能運行,此時用戶回水溫度應調節到溫度調節曲線對應的回水溫度,當熱源供熱量大於等於用戶熱負荷,循環泵流量小於設計流量時,供回水平均溫度應調節到溫度調節曲線對應的供、回水溫度平均溫度值當熱源供熱量小於用戶熱負荷時,用戶回水溫度調節到略低於總回水溫度。
(2)調節過程
由於供熱系統有較大的熱慣性,溫度變化明顯帶後。調節系統流量後,系統溫度不能及時反映流量的變化,所以閥門開度的調整量具有一定的經驗性。測量溫度要在全部用戶調節完畢,間隔一段時間後進行。間隔時間和系統的大小有關。當總回水溫度穩定在某一數值不變時即可進行下一輪調整。
首先記錄各用戶回水溫度,並和總回水溫度作比較:溫度高得越多,閥門關得越小;用戶間回水溫度差別相同的條件下,管徑越大,關得越多。第一輪調整,近端用戶閥門關閉應過量。記錄各用戶閥門關閉圈數。
第一輪調整完畢,待總回水溫度穩定不變後記錄各用戶回水溫度,和調節前作比較,再和總回水溫度作比較,進行第二輪調整。第一輪和第二輪的間隔時間應大於第一調整後最遠用戶回水返回熱源所需時間的2倍以上。按照管網流速和最遠用戶管長進行估算,如此反覆進行。

