簡介
架空敷設多用於城市邊緣、無居住建築的地區和工業廠區。架空敷設管道不受地下水的浸蝕,使用壽命長,管道坡度易於保證,所需的放水、排氣設備少,可充分使用工作可靠、構造簡單的方形補償器,且土方量小(只有支撐構件基礎的土方量),維護管理方便。但架空敷設適用於地下水位高、年降雨量大、地下土質為濕陷性黃土(自重作用下浸水引起土壤塌陷值不超過50mm)或腐蝕性土壤,沿管線現有地下設施密度大以及地下敷設時土石方工程量太大的地區。在寒冷地區,需要經過技術經濟比較後,才能確定是否採用架空敷設,以免造成熱損失過大、熱媒參數滿足不了用戶要求的不利現象。架空敷設按支撐結構高度的不同分為低支架敷設、中支架敷設和高支架敷設。
低支架敷設
圖1 低支架示意圖管道保溫結構底部距地面的淨高不小於0.3m,以防雨、雪的侵蝕。低支架的結構一般採用毛石砌築或混凝土澆築,如圖1所示。這種敷設方式建設投資比較少。
在不妨礙交通,不影響廠區、街區擴建的地段可採用低支架敷設。低支架敷設大多沿工廠圍牆或平行公路或鐵路布置。
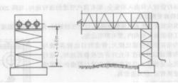
中支架敷設
圖2 中支架管道保溫結構底部距地面的淨高為2.5~4.0m,在人行頻繁、需要通行車輛的地方採用。中支架的結構通常採用鋼筋混凝土澆(或預)制或鋼結構,如圖2所示。
高支架敷設
圖3 高支架示意圖管道保溫結構的底部距地面淨高為4.5~6.0m,在管道跨越公路或鐵路時採用。高支架通常採用鋼結構或鋼筋混凝土結構,如圖3所示。
支架按力學特點可分為:剛性支架、柔性支架和鉸接支架。
剛性支架的特點是支架柱腳與基礎嵌固連線。柱身剛度大,柱頂變位小,不隨管道的熱伸長移動,因而承受管道的水平推力(摩擦力)較大。剛性支架構造簡單、性能可靠,是採用較多的一種。
柔性支架的特點是支架柱腳與基礎嵌固,但柱身沿管道軸向柔度較大,柱頂變位可以適應管道的熱位移。因此,支柱承受的彎矩較小,柱身沿管道橫向剛度較大,仍視為剛性支架。
鉸接支架的特點是支架柱腳與基礎沿管道軸向為鉸接,橫向為固接。因此,柱身可隨管道的伸縮而擺動,支柱僅承受管道的垂直荷載,柱子橫截面和基礎尺寸可以減小。
供熱管道地上敷設是較為經濟的一種敷設方式。它不受地下水位和土質的影響,便於運行管理,易於發現和消除故障;但占地面積較多,管道的熱損失較大,也影響城市美觀。
