基本資料
儀表名稱:接地電阻測試表別稱:接地電測測試儀,接地電阻測試裝置
參考標準:DL/T911-2004
主要特徵:
1、具有二檔測試電流(R<200mΩ(AC25A)或200mΩ<R<600mΩ(AC10A)),測試時間設定(1~99S);
2、當被測值超過設定值時,具有聲光報警功能,並有過電流(AC>30A)保護功能,本儀器採用除法器的原理進行測量,測試電流的波動不會對測量精度造成影響;
3、本儀器測量準確,操作方便,體積小;
4、使用數字顯示,讀數方便直觀,可靠性極高,本機具有斷線報警功能(即開路報警)。
發展歷史
最初人們對接地電阻的測量是用伏安法,這種試驗是非常原始的,有很多不足的地方,繁瑣、工作量大,而且受外界干擾影響極大,在強電壓區域內有時無法測量。五六十年代蘇聯的E型搖表測量取代了伏安法測量。由於攜帶方便,又是手搖發電機,工作量比伏安法小。
七十年代國產接地電阻測試表問世,無論在測量範圍、分度值、準確性還是結構、體積、重量,都要勝於"E"型搖表。因此,相當一段時間內接地電阻儀都以手搖表為典型儀器ZC-8。手搖式表在使用時,應將設備自身接地體與設備斷開,以避免接地體影響測量的準確性。
八十年代數字接地電阻測試表的投入使用給接地電阻測試帶來了生機,雖然測試的接線方法同手搖表沒什麼兩樣,但是其穩定性遠比搖表指針式高得多。
技術原理
接地電阻測試表的工作原理為:由機內DC/AC變換器將直流變為交流的低頻恆流,經過輔助接地極C和被測物E組成迴路,被測物上產生交流壓降,經輔助接地極P送入交流放大器放大,再經過檢波送入表頭顯示。藉助倍率開關,可得到三個不同的量限:0~2Ω,0~20Ω,0~200Ω。技術參數
接地電阻測試表使用條件 溫度 0℃~40℃相對濕度 ≤80%
供電電源 交流220V,允差±10%,50Hz
周圍環境 無強烈電磁場干擾源,無大量灰塵和腐蝕性氣體,通風良好
接地電阻測試表的特色 自動補償測試線電阻和夾具接觸電阻
測量值自動量程轉換
具有過流和欠流指示及保護功能
記憶測試條件
被測值超過報警值時,儀器具有聲光報警功能
可以單次或連續測試,適合生產線作業
前面板鍵入式軟體校正
可選配計算機通訊接口
可選配控制接口
操作方法
1、接地電阻測量(圖一)
圖一 用專用導線將地阻儀端子E(C2、P2)、P1、C1與探針所在位置對應聯接。
開啟地阻儀電源開關“ON”,選擇合適擋位輕按一下鍵該檔指標燈亮,表頭LCD顯示的數值即為被測得的地電阻。
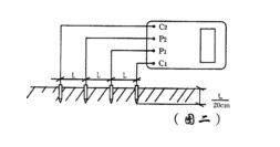
2、土壤電阻率測量(圖二)
圖片二 Ф=2πRL
其中
Ф—土壤電阻率(Ω·cm)
L—探針與探針之間的距離(cm)
R—地阻儀的讀數(Ω)
用此法測得的土壤電阻率可近似認為是被埋入探針之間區域內的平均土壤電阻率。
測地電阻、土壤電阻率所用的探針一般用直徑為25mm,長0.5~1m的鋁合金管或圓鋼。
3、導體電阻測量(圖三)
圖三 4、地電壓測量
測量接線如圖一,撥掉C1插頭,E、P1間的插頭保留,啟動地電壓(EV)檔,指示燈亮,讀取表頭數值即為E、P1間的交流地電壓值。
注意事項
1、接地線路要與被保護設備斷開,以保證測量結果的準確性。
2、被測地極附近不能有雜散電流和已極化的土壤。
3、下雨後和土壤吸收水分太多的時候,以及氣候、溫度、壓力等急劇變化時不能測量。
4、探測針應遠離地下水管、電纜、鐵路等較大金屬體,其中電流極應遠離10m以上,電壓極應遠離50m以上,如上述金屬體與接地網沒有連線時,可縮短距離1/2~1/3。
5、連線線應使用絕緣良好的導線,以免有漏電現象。
6、注意電流極插入土壤的位置,應使接地棒處於零電位的狀態。
7、測試宜選擇土壤電阻率大的時候進行,如初冬或夏季乾燥季節時進行。
8、測試現場不能有電解物質和腐爛屍體,以免造成錯覺。
9、當檢流計靈敏度過高時,可將電位探針電壓極插入土壤中淺一些,當檢流計靈敏度不夠時,可沿探針注水使其濕潤。
10、隨時檢查儀表的準確性。
行業套用
接地電阻測試表目前主要適用於電力、郵電、鐵路、通信、礦山等多個行業!
發展前景
我國接地電阻測試表市場發展迅速,產品產出持續擴張,國家產業政策鼓勵接地電阻測試表產業向高技術產品方向發展,國內企業新增投資項目投資逐漸增多。投資者對接地電阻測試表市場的關注越來越密切,這使得接地電阻測試表市場越來越受到各方的關注。
2014年是接地電阻測試表行業發展過程中非常關鍵的一年,首先,從外部巨觀環境來講,影響行業發展的新政策、新法規都將陸續出台。轉變經濟成長方式,嚴格的節能減排對接地電阻測試表行業的發展都產生了深刻的影響,另外還有來自通貨膨脹、人民幣升值、人力資源成本上升等等因素的影響;從企業內部來講,產業鏈各環節競爭、技術工藝升級、出口市場逐步萎縮、產品銷售市場日益複雜等問題,都是企業決策者所必須面對和亟待解決的。

