簡介
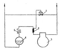
圖1注液閥在系統中的布置圖1(1一注液閥2—溫包3—壓縮機4—貯液器5—冷凝器)是注液閥在系統中的布置圖。溫包2繞在壓縮機3的排氣管上,感受排氣溫度,當溫度超過設定值時,便打開注液閥1,使一定量的液體製冷劑噴入壓縮機3的進氣管,使進氣溫度降低,從而限制了排氣溫度升高。用注液閥降低排氣溫度,會引起部分冷量損失,因此它多用在氨、R22排氣溫度較高的小型製冷裝置中。
排氣溫度過高的原因
排氣溫度過高主要有以下幾種:回氣溫度高、電機加熱量大、壓縮比高、冷凝壓力高、製冷劑選擇不當。
(1)回氣溫度高
回氣溫度高低是相對於蒸發溫度為而言的。為了防止回液,一般回氣管路都要求20℃的回氣過熱度。如果回氣管路保溫不好,過熱度就遠遠超過20℃。回氣溫度越高,氣缸吸氣溫度和排氣溫度就越高。回氣溫度每升高1℃,排氣溫度將升高1~1.3℃。
(2)電機加熱
對於回氣冷卻型壓縮機,製冷劑蒸氣在流經電機腔時被電機加熱,氣缸吸氣溫度再一次被提高。電機發熱量受功率和效率影響,而消耗功率與排量、容積效率、工況、摩擦阻力等密切相關。
(3)壓縮比過高
排氣溫度受壓縮比影響很大,壓縮比越大,排氣溫度就越高。降低壓縮比可以明顯降低排氣溫度,具體方法包括提高吸氣壓力和降低排氣壓力。吸氣壓力由蒸發壓力和吸氣管路阻力決定。提高蒸發溫度,可以有效提高吸氣壓力,迅速降低壓縮比,從而降低排氣溫度。其他原因還有反膨脹與氣體混合和壓縮機溫升與製冷劑種類等原因。
排氣溫度過高的隱患
排氣溫度過高對潤滑油的影響
冷凍油的溫度一般達到177℃時會發生裂變碳化,而壓縮機排氣閥出口處的溫度比排氣管處溫度高28~42℃,所以排氣溫度需控制在135℃以下,如果排氣溫度過高,就有可能導致潤滑油碳化變質,降低潤滑性能。排氣溫度還會影響潤滑油的粘度。如果排氣溫度過高,潤滑油的粘度將會降低,不易形成足夠強的油膜,造成潤滑不良,加速磨損並增加功耗。此外,油膜過薄還會降低壓縮機的內部密封效果。
排氣溫度過高對電機的影響
對於高壓腔壓縮機,排氣具有冷卻電機的作用。排氣溫度偏高,可能的原因是壓縮機當前的運行頻率較高,功耗較多,或者是冷媒流量較小,冷卻電機效果較差。除此之外,因高溫時潤滑不良導致的無益耗功也會增加,產熱量增多,散熱量反而減少,如此惡性循環,電機繞組溫度會持續上升,很容易出現內置保護甚至破壞漆包線絕緣層而損毀電機。
排氣溫度過高對壓縮機密封性能的影響
排氣溫度過高說明壓縮機內部溫度相對更高,如果溫度達到密封材料的熔點,就會對壓縮機渦盤、驅動軸承、內部密封等造成永久性破壞。
