重力回水式蒸汽供暖系統
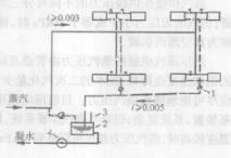
圖1為雙管重力回水低壓蒸汽供暖系統。它是經常採用的一種低壓蒸汽採暖系統形式。從鍋爐產生的低壓蒸汽在自身壓力的作用下,克服流動阻力經室外蒸汽管,室內蒸汽主立管、蒸汽乾管、立管和散熱器支管進入散熱器內。蒸汽在散熱器內放出汽化潛熱變成凝結水。凝結水從散熱器流出後,經凝結水支管、立管、乾管進入鍋爐,重新被加熱變成蒸汽送入供暖系統。
圖1 重力回水低壓蒸汽供暖系統示意圖由於總凝水立管與鍋爐連通,在鍋爐工作時,在蒸汽壓力作用下,總凝水立管的水位將升高h,達到如圖1的Ⅱ-Ⅱ面。當凝水乾管內為大氣壓時,h值為鍋爐壓力所折算的水柱高度。為使系統內的空氣能從圖1的B點處順利排出,B點前的凝水乾管就不能充滿水。在乾管的橫斷面,上部分應充滿空氣,下部分充滿凝水,凝水靠重力流動。這種非滿管流動的凝水管,稱為乾式凝水管。顯然,它必須敷設在Ⅱ-Ⅱ水面以上,再考慮鍋爐壓力波動,B點處應再高出Ⅱ-Ⅱ水面200~250mm,第一層散熱器當然應在Ⅱ-Ⅱ水面上才不致被凝水堵塞,排不出空氣,從而保證正常工作。圖1中水面Ⅱ-Ⅱ以下的總凝水立管全部充滿凝水,凝水滿管流動,稱為濕式凝水管。
壓力回水式蒸汽供暖系統
圖2 壓力回水低壓蒸汽供暖系統示意圖在供暖系統作用半徑較大時,如仍用重力回水方式,凝水管里水面Ⅱ-Ⅱ高度就可能達到甚至超過低層散熱器的高度,低層散熱器就會充滿凝水、並積聚空氣,蒸汽就無法進入,從而影響散熱。因此,當系統作用半徑較大,供汽壓力較高(通常供汽表壓力高於20kPa)時,就都採用壓力回水系統。壓力回水系統與重力回水系統的不同之處在於,壓力回水凝水不直接返回鍋爐,而首先進入凝水箱,然後,再利用凝結水泵將凝水返回鍋爐重新加熱,如圖2(1-低壓恆溫式疏水器;2-凝水箱;3-空氣管;4-凝水泵)。
蒸汽在散熱器中的工作過程
蒸汽在散熱器中的工作過程,與熱水是不同的,具有一定壓力的飽和蒸汽進入散熱器,並排出其中的空氣。當供汽壓力符合設計要求時,進入的蒸汽剛好全部放熱凝結成水,蒸汽凝結並在內壁形成一層凝水薄膜。在正常情況下,凝結水及時排出,蒸汽及時進入,空氣也能排除乾淨,散熱器內上部為蒸汽,下部內少量凝結水。此時,散熱器表面溫度及放熱量均為設計要求。
圖3 蒸汽在散熱器內凝結示意圖當供汽壓力降低,進入散熱器中的蒸汽量減少,不能充滿整個散熱器,散熱器中的空氣不能排淨,或由於蒸汽冷凝,造成微負壓而從乾式凝水管吸入空氣。由於低壓蒸汽的比容比空氣大,蒸汽只占據散熱器上部空間,空氣則停留在散熱器下部,如圖3(b)。在此情況下,沿散熱器流動的凝水,在通過散熱器的下部空氣區時,將因蒸汽飽和分壓力降低及器壁的散熱而發生過冷卻,散熱器表面平均溫度降低。散熱器的散熱量減少。當供氣壓力過高時,進入散熱器的蒸汽量超過了散熱表面的凝結能力,便會有未凝結的蒸汽竄入凝水管;同時,散熱器的表面溫度隨蒸汽壓力升高而高出設計值,散熱器的散熱量增加。
疏水器的布置
在運行過程中,供汽壓力總是波動的,為了避免未來及凝結時蒸汽竄入凝水管,並迅速排出散熱器及管道中的凝水和排除系統中的積留的空氣及不凝性氣體,可在散熱器出口處或在每組凝結水立管底部設定疏水器。
在蒸汽供暖系統中,沿管壁凝結的沿途,凝水可能被高速的蒸汽流裹帶,形成隨蒸汽流動的高速水滴;落在管底的沿途凝水也可能被高速蒸汽流重新掀起,形成“水塞”,並隨蒸汽一起高速流動,在遭到閥門、拐彎或向上的管段等使流動方向改變時,水滴或水塞在高速下與管子撞擊,就會產生“水擊”,出現噪聲、振動或局部高壓,嚴重時能破壞管件接口的嚴性和管路支架。為防止蒸汽系統發生水擊現象,需將蒸汽管道與凝水管道按一定坡度敷設,並儘可能使汽水同向流動,蒸汽乾管汽水同向流動時,坡度取0.002~0.003,進入散熱器支管坡度為0.01~0.02。
供汽管向上拐彎外,也應設定疏水器。通常裝置耐水擊的雙金屬片型的疏水器,定期排出沿途流來的凝水(如圖2供水乾管入口處所示)。
