作用
工作原理漏電保護器,用以對低壓電網直接觸電和間接觸電進行有效保護,也可以作為三相電動機的缺相保護。它有單相的,也有三相的。由於其以漏電電流或由此產生的中性點對地電壓變化為動作信號,所以不必以用電電流值來整定動作值,所以靈敏度高,動作後能有效地切斷電源,保障人身安全。
分類
漏電保護器可以按其保護功能、結構特徵、安裝方式、運行方式、極數和線數、動作靈敏度等分類,這裡主要按其保護功能和用途分類進行敘述,一般可分為漏電保護繼電器、漏電保護開關和漏電保護插座三種。
漏電保護繼電器
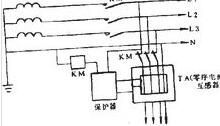
三相自動重合閘漏電保護開關是指具有對漏電流檢測和判斷的功能,而不具有切斷和接通主迴路功
三相自動重合閘漏電保護開關
三相自動重合閘漏電保護開關
能的漏電保護裝置。漏電保護繼電器由零序互感器、脫扣器和輸出信號的輔助接點組成。它可與大電流的自動開關配合,作為低壓電網的總保護或主幹路的漏電、接地或絕緣監視保護。
當主迴路有漏電流時,由於輔助接點和主迴路開關的分離脫扣器串聯成一迴路。因此輔助接點接通分離脫扣器而斷開空氣開關、交流接觸器等,使其掉閘,切斷主迴路。輔助接點也可以接通聲、光信號裝置,發出漏電報警信號,反映線路的絕緣狀況。
漏電保護開關
家用漏電保護開關是指不僅它與其它斷路器一樣可將主電路接通或斷開,而且具有對漏電流檢測和判斷的功能,當主迴路中發生漏電或絕緣破壞時,漏電保護開關可根據判斷結果將主電路接通或斷開的開關元件。它與熔斷器、熱繼電器配合可構成功能完善的低壓開關元件。
目前這種形式的漏電保護裝置套用最為廣泛,市場上的漏電保護開關根據功能常用的有以下幾種類別:
(1)只具有漏電保護斷電功能,使用時必須與熔斷器、熱繼電器、過流繼電器等保護元件配合。
(2)同時具有過載保護功能。
(3)同時具有過載、短路保護功能。
(4)同時具有短路保護功能。
(5)同時具有短路、過負荷、漏電、過壓、欠壓功能。
漏電保護插座
漏電保護插座 漏電保護器是指具有對漏電流檢測和判斷並能切斷迴路的電源插座。其額定電流一般為10A、16A,漏電動作電流6~30mA,靈敏度較高,常用於手持式電動工具和移動式電氣設備的保護及家庭、學校等民用場所。
圖2為漏電保護器的工作原理圖。圖中LH為零序電流互感器,它由坡莫合金為材料的鐵芯,和繞在環狀鐵芯上的二次線圈組成檢測元件。電源相線和中性線穿過圓孔成為零序互感器的一次線圈。互感器的後部出線即為保護範圍。
正常情況下,三相負荷電流和對地漏電流基本平衡,流過互感器一次線圈電流的相量和約為零,即由它在鐵芯中產生的總磁通為零,零序互感器二次線圈無輸出。當發生觸電時,觸電電流通過大地成迴路,亦即產生了零序電流。這個電流不經過互感器一次線圈流回,破壞了平衡,於是鐵芯中便有零序磁通,使二次線圈輸出信號。這個信號經過放大、比較元件判斷,如達到預定動作值,即發執行信號給執行元件動作掉閘,切斷電源。
由工作原理可見,當三相對地阻抗差異大,三相對地漏電流相量和達到保護器動作值時,將使斷路器掉閘或送不上電。同時三相漏電流和觸電電流相位不一致或反相,會降低保護器的靈敏度。
電流型漏電保護器可實施分級保護,以達到選擇性動作。漏電保護器動作方框圖見圖3。
圖3電流型漏電保護器動作方框圖在了解觸電保護器的主要原理前,有必要先了解一下什麼是觸電。觸電指的是電流通過人體而引起的傷害。當人手觸摸電線並形成一個電流迴路的時候,人身上就有電流通過;當電流的大小足夠大的時候,就能夠被人感覺到以至於形成危害。當觸電已經發生的時候,就要求在最短的時間內切除電流,比如說,如果通過人的電流是50毫安的時候,就要求在1秒內切斷電流,如果是500毫安的電流通過人體,那么時間限制是0.1秒。
漏電保護器(圖)安裝方法如圖是簡單的漏電保護裝置的原理圖。從圖中可以看到漏電保護裝置安裝在電源線進戶處,也就是電度表的附近,接在電度表的輸出端即用戶端側。圖中把所有的家用電器用一個電阻RL替代,用RN替代接觸者的人體電阻。
圖中的CT表示“電流互感器”,它是利用互感原理測量交流電流用的,所以叫“互感器”,實際上是一個變壓器。它的原邊線圈是進戶的交流線,把兩根線當作一根線並起來構成原邊線圈。副邊線圈則接到“舌簧繼電器”SH的線圈上。
所謂的“舌簧繼電器”就是在舌簧管外面繞上線圈,當線圈裡通電的時候,電流產生的磁場使得舌簧管裡面的簧片電極吸合,來接通外電路。線圈斷電後簧片釋放,外電路斷開。總而言之,這是一個小巧的繼電器。原理圖中開關DZ不是普通的開關,它是一個帶有彈簧的開關,當人克服彈簧力把它合上以後,要用特殊的鉤子扣住它才能夠保證處於通的狀態;否則一鬆手就又斷了。
舌簧繼電器的簧片電極接在“脫扣線圈”TQ電路里。脫扣線圈是個電磁鐵的線圈,通過電流就產生吸引力,這個吸引力足以使上面說的鉤子解脫,使得DZ立刻斷開。因為DZ就串在用戶總電線的火線上,所以脫了扣就斷了電,觸電的人就得救了。
不過,漏電保護器之所以可以保護人,首先它要“意識”到人觸了電。那么漏電保護器是怎樣知道人觸電了呢?從圖中可以看出,如果沒有觸電的話,電源來的兩根線里的電流肯定在任何時刻都是一樣大的,方向相反。因此CT的原邊線圈裡的磁通完全地消失,副邊線圈沒有輸出。如果有人觸電,相當於火線上有經過電阻,這樣就能夠連鎖導致副邊上有電流輸出,這個輸出就能夠使得SH的觸電吸合,從而使脫扣線圈得點,把鉤子吸開,開關DZ斷開,從而起到了保護的作用。
值得注意的是,一旦脫了扣,即使脫扣線圈TQ里的電流消失也不會自行把DZ重新接通。因為沒人幫它合上是無法恢復供電的。觸電者離開,經檢查無隱患後想再用電,需把DZ合上使其重新扣住,便恢復了供電。
以上就是觸電保護器的主要原理,但是就是有了觸電保護器,也不能認為是萬無一失了,用電依然應該注意安全。
選用原則
德國西門子漏電保護漏電保護器國家為了規範漏電保護器的正確使用,相繼頒布了《漏電保護器安全監察規定》(勞安字(1999)16號)和GB13955-2005《剩餘電流動作保護裝置安裝和運行》(代替《漏電保護器安裝與運行GB13955-92)等一系列標準和規定。依據這些標準和規定,我們在選用漏電保護器時應遵循以下主要原則:
1.購買漏電保護器時應購買具有生產資質的廠家產品,且產品質量檢測合格。在這裡要提醒大家:目前市場上銷售的漏電保護器有不少是不合格品。2002年10月28日,國家質檢總局公布漏電保護器產品質量抽查結果,有20%左右的產品不合格,其主要問題為:有的不能正常分斷短路電流,消除火災隱患;有的起不到人身觸電的保護作用;還有一些不該跳閘時跳閘,影響正常用電。
相關書籍2.應根據保護範圍、人身設備安全和環境要求確定漏電保護器的電源電壓、工作電流、漏電電流及動作時間等參數。
3.電源採用漏電保護器做分級保護時,應滿足上、下級開關動作的選擇性。一般上一級漏電保護器的額定漏電電流不小於下一級漏電保護器的額定漏電電流,這樣既可以靈敏地保護人身和設備安全,又能避免越級跳閘,縮小事故檢查範圍。
4.手持式電動工具(除III類外)、移動式生活用家電設備(除III類外)、其他移動式機電設備,以及觸電危險性較大的用電設備,必須安裝漏電保護器。
5.建築施工場所、臨時線路的用電設備,應安裝漏電保護器。這是《施工現場臨時用電安全技術規範》(JGJ46-2005)中明確要求的。
6.機關、學校、企業、住宅建築物內的插座迴路,賓館、飯店及招待所的客房內插座迴路,也必須安裝漏電保護器。
7.安裝在水中的供電線路和設備以及潮濕、高溫、金屬占有係數較大及其他導電良好的場所,如機械加工、冶金、紡織、電子、食品加工等行業的作業場所,以及鍋爐房、水泵房、食堂、浴室、醫院等場所,必須使用漏電保護器進行保護。
8.固定線路的用電設備和正常生產作業場所,應選用帶漏電保護器的動力配電箱。臨時使用的小型電器設備,應選用漏電保護插頭(座)或帶漏電保護器的插座箱。
9.漏電保護器作為直接接觸防護的補充保護時(不能作為唯一的直接接觸保護),應選用高靈敏度、快速動作型漏電保護器。
一般環境選擇動作電流不超過30mA,動作時間不超過0.1s.,這兩個參數保證了人體如果觸電時,不會使觸電者產生病理性生理危險效應。
在浴室、游泳池等場所漏電保護器的額定動作電流不宜超過10mA。
在觸電後可能導致二次事故的場合,應選用額定動作電流為6mA的漏電保護器。
10.對於不允許斷電的電氣設備,如公共場所的通道照明、應急照明、消防設備的電源、用於防盜報警的電源等,應選用報警式漏電保護器接通聲、光報警信號,通知管理人員及時處理故障。
額定值
(1)額定頻率為50HZ。
(2)額定電壓Un為220V,380V。
(3)輔助電源電壓Usn為:直流為12、24、40、60、110、220V;交流為12、48、220、380V。
(4)額定電流In為6、10、16、20、25、32、40、50、(60)、63、100、(125)、160、200、250A。帶括弧的不優先推薦採用。
(5)額定漏電動作電流In·dz為0.006、0.01、(0.015)、0.03、(0.05)、(0.075)、0.1、(0.2)、0.3、0.5、1、3、5、10、20A。帶括弧的值不優先採用。
(6)額定漏電不動作電流的優選值為0.5In·dz。
(7)漏電保護器的最大分斷時間:
1、直接接觸保護。當動作電流In·dz≤0.03A時,若保護器流過的零序電流為1倍In·dz時為0.2s,2倍時為0.1s,流過0.25A時為0.04s;
2、間接接觸防護。流過l倍時為0.2S,2倍時為0.1S,5倍時為0.04s;
延時型漏電保護器只適用於間接接觸保護,其In·dz>0.03A。延時保護延時時間的優選值為0.2、0.4、0.8、1、1.5、2s。
套用範圍
漏電保護器的套用範圍如下:
(1)無雙重絕緣,額定工作電壓在110V以上時的移動電具。
(2)建築工地。
(3)臨時線路。
(4)家庭。
防止直接接觸帶電體保護的動作電流直為30mA,0.1s內動作。
可按需要安裝間接接觸保護的漏電保護器。
安裝要求
(1)被保護迴路電源線,包括相線和中性線均應穿入零序電流互感器。
(2)穿入零序互感器的一段電源線套用絕緣帶包紮緊,捆成一束後由零序電流互感器孔的中心穿入。這樣做主要是消除由於導線位置不對稱而在鐵芯中產生不平衡磁通。
(3)由零序互感器引出的零線上不得重複接地,否則在三相負荷不平衡時生成的不平衡電流,不會全部從零線返回,而有部份由大地返回,因此通過零序電流互感器電流的向量和便不為零,二次線圈有輸出,可能會造成誤動作。
(4)每一保護迴路的零線,均應專用,不得就近搭接,不得將零線相互連線,否則三相的不平衡電流,或單相觸電保護器相線的電流,將有部分分流到相連線的不同保護迴路的零線上,會使二個迴路的零序電流互感器鐵芯產生不平衡磁動勢。
(5)保護器安裝好後,通電,按試驗按鈕試跳。
安裝運行
安裝方法除應遵守常規的電氣設備安裝規程外,還應注意以下幾點:
1.漏電保護器的安裝應符合生產廠家產品說明書的要求。
2.標有電源側和負荷側的漏電保護器不得接反。如果接反,會導致電子式漏電保護器的脫扣線圈無法隨電源切斷而斷電,以致長時間通電而燒毀。
3.安裝漏電保護器不得拆除或放棄原有的安全防護措施,漏電保護器只能作為電氣安全防護系統中的附加保護措施。
4.安裝漏電保護器時,必須嚴格區分中性線和保護線。使用三極四線式和四極四線式漏電保護器時,中性線應接入漏電保護器。經過漏電保護器的中性線不得作為保護線。
5.工作零線不得在漏電保護器負荷側重複接地,否則漏電保護器不能正常工作。
6.採用漏電保護器的支路,其工作零線只能作為本迴路的零線,禁止與其他迴路工作零線相連,其他線路或設備也不能借用已採用漏電保護器後的線路或設備的工作零線。
7.安裝完成後,要按照《建築電氣工程施工質量驗收規範(GB50303-2002)3.1.6條款,即“動力和照明工程的漏電保護器應做模擬動作試驗”的要求,對完工的漏電保護器進行試驗,以保證其靈敏度和可靠性。試驗時可操作試驗按鈕三次,帶負荷分合三次,確認動作正確無誤,方可正式投入使用。
漏電保護器的安全運行要靠一套行之有效的管理制度和措施來保證。除了做好定期的維護外,還應定期對漏電保護器的動作特性(包括漏電動作值及動作時間、漏電不動作電流值等)進行試驗,做好檢測記錄,並與安裝初始時的數值相比較,判斷其質量是否有變化。
在使用中要按照使用說明書的要求使用漏電保護器,並按規定每月檢查一次,即操作漏電保護器的試驗按鈕,檢查其是否能正常斷開電源。在檢查時應注意操作試驗按鈕的時間不能太長,一般以點動為宜,次數也不能太多,以免燒毀內部元件。
漏電保護器在使用中發生跳閘,經檢查未發現開關動作原因時,允許試送電一次,如果再次跳閘,應查明原因,找出故障,不得連續強行送電。
漏電保護器一旦損壞不能使用時,應立即請專業電工進行檢查或更換。如果漏電保護器發生誤動作和拒動作,其原因一方面是由漏電保護器本身引起,另一方面是來自線路的緣由,應認真地具體分析,不要私自拆卸和調整漏電保護器的內部器件。
技術誤區
在兩網改造中,大量使用了剩餘電流動作漏電保護器,幾年過去了,事實證明,漏電保護器損壞、人為解除運行現象非常嚴重。用電損耗問題,安全用電問題仍然嚴峻。糾其原因是多方面的,但直接原因是漏電保護器的頻動、拒動,嚴重影響了正常用電,使管、用電人員對漏電保護器失去信心,甚至放棄。
漏電保護器的頻動,包括兩個方面:
漏電保護器一是電網確有接地時,漏電保護器正常動作。在這種正常動作中,因電網老化、氣候環境變化,電網產生接地點引起的動作占絕大多數,而因人身觸電引起的動作則是極少數。可以想像,能夠正常用電是人們的第一需求,為了防止發生機率極低的人身觸電傷害而招致頻繁的停電,影響正常生產和生活當然會造成人們的煩惱。
二是電網本來沒有發生接地,而是漏電保護器在以下情況下可能產生誤動:
1、由於漏電保護器是信號觸發動作的,那么在其它電磁干擾下也會產生信號觸發漏電保護器動作,形成誤動。
2、當電源開關合閘送電時,會產生衝擊信號造成漏電保護器誤動。
3、多分支漏電之和可以造成越級誤動。
4、中性線重複接地可能造成串流誤動。
可見,由於漏電保護器在技術上就存在這些產生誤動的可能性,會使漏電保護器的頻動問題更加嚴重,更加複雜。
從技術原理上分析,漏電保護器也存在可能產生拒動的技術誤區。
1、當中性線產生重複接地時,會使漏電保護器產生分流拒動,而中性線重複接地點是很難找到的。
2、當電源缺相,所缺相又正好是漏電保護器的工作電源時,會產生拒動。
由以上分析可以看出,漏電保護器在實際使用中發生的頻動、拒動問題,既有客觀環境和管理的原因,也有漏電保護器本身技術上的誤區。尤其是使用漏電保護器要求電網中性點必須接地,而漏電保護器的技術誤區大多與電網中性點接地有關:
其一
由於中性點接地,電網相線的支撐物常年承受相電壓,因而支撐物被擊穿,形成電網接地點,造成泄漏,引起漏電保護器頻動。
其二
由於中性點接地,當相線偶爾接地時,會立即產生很大的泄漏電流,不僅增大電損,易引起火災,更會加劇漏電保護器的頻動。
其三
由於中性點接地,當人身觸電時,會立即產生很大的電擊流,對人的生命威脅非常大,即使有漏電保護器也是先遭電擊,再動作保護,如果動作遲緩或失靈,後果會更加嚴重。
其四
由於中性點接地,電網對地分布電容接在迴路中,會加大開關合閘時的對地衝擊電流,造成誤動。
其五
由於中性點已經接地,中性線發生重複接地很難被發現,中性線重複接地會使漏電保護器發生分流拒動和串流誤動。
可見漏電保護器的確存在著技術誤區,而且這些技術誤區與電網中性點接地是密切相關的,而使用漏電保護器時,電網中性點又不能不接地,因此在漏電保護器的技術思路內解決其頻動、拒動問題是不大可能的。
還需特別指出兩點:
1.當發生人體單相觸電事故時(這種事故在觸電事故中幾率最高),即在漏電保護器負載側接觸一根相線(火線)時它能起到很好的保護作用。如果人體對地絕緣,此時觸及一根相線一根零線時,漏電保護器就不能起到保護作用。
2.由於漏電保護器的作用是防患於未然,電路工作正常時反映不出來它的重要,往往不易引起大家的重視。有的人在漏電保護器動作時不是認真地找原因,而是將漏電保護器短接或拆除,這是極其危險的,也是絕對不允許的。
運行維護
漏電保護器運行維護注意事項如下:
(1)應制訂製度,專人維護,定期試跳,並做好運行記錄。
(2)遇有問題,應分析處理,不得擅自退出運行,或有意識使其失效。
(3)在正常運行時跳閘,若原因為電動機啟動或大電流衝擊,則採取交替啟動,適當調整定位,或帶短延時躲過衝擊。若系下雨等原因使漏電流增加造成,則可臨時調節靈敏度。
直接接觸保護為人體直接接觸帶電體的保護。間接接觸保護為人體接觸由於漏電等故障,使金屬外殼帶電的保護。
漏電保護開關的動作原理是:在一個鐵芯上有兩個組:一個輸入電流繞組和一個輸出電流繞組,當無漏電時,輸入電流和輸出電流相等,在鐵芯上二磁通的矢量和為零,就不會在第三個繞組上感應出電勢,否則第三繞組上就會感應電壓形成,經放大去推動執行機構,使開關跳閘。
注意:漏電保護器必須要求有極高的靈敏性,使用知名品牌往往能提高安全性,因為它們對線路的檢測非常精密、靈敏,在0.1秒甚至更短的時間內就可以檢測到異常,並在電流強度和時間尚未達到傷害程度前,就立即跳閘,切斷電源主迴路,充分保證了人身安全。而如果使用質量不過關的雜牌子,或老舊不堪的,哪怕只晚了1秒甚至0.5秒,但是對人體的傷害也是致命的。生命安全,必須警惕!
現狀問題
運行現狀
我國80年代初就開始推廣使用漏電保護開關,並於1986年9月3日發布了相應的產品國家標準GB6829-86《漏電電流動作保護器》。對減少漏電、防止漏電觸電及過負荷而可能引起的火災等事故,起到過積極的作用。但由於當時技術不夠成熟,加上生產廠家多,型號多而雜,質量也參差不齊等因素,很難達到漏電保護和防止過載的目的。
因此,漏電保護開關難於在全國廣大城鄉推廣。有的地區雖推廣過一段時間,但鞏固率不高,大多數處於停用狀態,許多地方乾脆換成了膠盒閘刀。
存在的問題
有的漏電保護開關運行不穩,有的不可靠。如小型漏電保護開關額定不動作電流為15mA,額定動作電流為30mA。但在運行過程中15mA以下就經常跳閘,居民用著很不方便,用戶稱為"搗亂器"。而有的漏電電流達到30mA以上又不能跳開,或跳開時間太長,不能很好地起到漏電保護作用。因為對於50Hz工頻交流電而言,15~20mA以下為安全電流。
許多用戶則認為裝上漏電保護開關就萬無一失,放鬆了安全思想,因而也會出現人體同時觸及相線和中性線,不能保護人身安全的事故,也有人認為漏電保護開關"不靈"、"無用"等。
目前我國生產的漏電保護開關價格太高,用戶接受有一定的困難,特別是農村用戶困難更大,不利於普及和提高農村安全用電水平,更不利於開拓農村市場。
農村邊遠山區和少數民族地區在漏電保護開關跳閘後,不知如何查找漏電原因,如何消除漏電故障、如何恢復供電等問題。
另一方面,有的廠家為了推銷產品,片面誇大漏電保護器的功能和作用,加上市場上充斥假冒偽劣產品,用戶購買時真假難辨,在客觀上亦造成了一些影響。
作用及意義
實踐證明,人體觸電80%左右是由人體觸及單相相線所致,觸電電流通過相線-人體-大地形成迴路,對人體造成傷害。推廣漏電保護開關對防止漏電觸電、減少人身觸電傷亡事故、防止設備漏電有很大的作用。一般來說,廠家生產的漏電保護開關都有短路和漏電保護功能,有的還設有過載、過壓、欠壓保護等功能。只要質量過硬,就能夠滿足穩定、可靠的要求。
使用漏電保護開關,對於提高安全用電水平,減少人身觸電傷亡事故和設備漏電保護起著重要作用,還可避免許多電氣火災事故,供電企業還可減少因漏電觸電而引起的經濟賠償損失、糾紛,甚至減少這方面的法律訴訟。
總之,使用漏電保護開關對用戶、對供電企業都有積極而深遠的意義。
主要結構
漏電保護器在反應觸電和漏電保護方面具有高靈敏性和動作快速性,這是其他保護電器,如熔斷器、自動開關等無法比擬的。自動開關和熔斷器正常時要通過負荷電流,他們的動作保護值要避越正常負荷電流來整定,因此他們的主要作用是用來切斷系統的相間短路故障(有的自動開關還具有過載保護功能)。而漏電保護器是利用系統的剩餘電流反應和動作,正常運行時系統的剩餘電流幾乎為零,故它的動作整定值可以整定得很小(一般為mA級),當系統發生人身觸電或設備外殼帶電時,出現較大的剩餘電流,漏電保護器則通過檢測和處理這個剩餘電流後可靠地動作,切斷電源。
漏電保護器結構圖
電氣設備漏電時,將呈現異常的電流或電壓信號,漏電保護器通過檢測、處理此異常電流或電壓信號,促使執行機構動作。我們把根據故障電流動作的漏電保護器叫電流型漏電保護器,根據故障電壓動作的漏電保護器叫電壓型漏電保護器。由於電壓型漏電保護器結構複雜,受外界干擾動作特性穩定性差,製造成本高,現已基本淘汰。目前國內外漏電保護器的研究和套用均以電流型漏電保護器為主導地位。電流型漏電保護器是以電路中零序電流的一部分(通常稱為殘餘電流)作為動作信號,且多以電子元件作為中間機構,靈敏度高,功能齊全,因此這種保護裝置得到越來越廣泛的套用。電流型漏電保護器的構成分四部分:
1.檢測元件:檢測元件可以說是一個零序電流互感器。被保護的相線、中性線穿過環形鐵心,構成了互感器的一次線圈N1,纏繞在環形鐵芯上的繞組構成了互感器的二次線圈N2,如果沒有漏電發生,這時流過相線、中性線的電流向量和等於零,因此在N2上也不能產生相應的感應電動勢。如果發生了漏電,相線、中性線的電流向量和不等於零,就使#$上產生感應電動勢,這個信號就會被送到中間環節進行進一步的處理。
2.中間環節:中間環節通常包括放大器、比較器、脫扣器,當中間環節為電子式時,中間環節還要輔助電源來提供電子電路工作所需的電源。中間環節的作用就是對來自零序互感器的漏電信號進行放大和處理,並輸出到執行機構。
3.執行機構:該結構用於接收中間環節的指令信號,實施動作,自動切斷故障處的電源。
4.試驗裝置:由於漏電保護器是一個保護裝置,因此應定期檢查其是否完好、可靠。試驗裝置就是通過試驗按鈕和限流電阻的串聯,模擬漏電路徑,以檢查裝置能否正常動作。

