簡介
水泥生產全線綜合自動化控制系統主要包括生料和煤粉的製備,生料磨和熟料磨綜合測控,水泥煅燒、水泥調配以及廢氣處理、餘熱利用和化驗室數據處理等環節。可以實現穩定配料,保證水泥品質穩定、提高產量和降低燃料消耗。
針對傳統水泥生產過程的諸多弊端,基於現場匯流排和模糊控制技術的水泥生產全線的綜合自動化控制系統,主要包括生料和煤粉的製備,生料磨和熟料磨綜合測控,水泥煅燒、水泥調配以及廢氣處理、餘熱利用和化驗室數據處理等環節。可以實現穩定配料,保證水泥品質穩定、提高產量和降低燃料消耗。
水泥生產過程簡單的講就是兩磨一燒,它是一個連續複雜的理化反應生產過程,環節多,控制對象複雜、同時具有大慣性,純滯後,非線性的特點,系統工況複雜,滯後時間長、且受干擾影響大,我們開發的DFSC系統重點解決了最佳化配料和窯體系統的自動控制。不但可以穩定熟料質量,同時可以提高產量和降低消耗。
水泥生產全線綜合自動化控制系統原理
利用我公司獨立生產的中子活化分析儀,結合核子秤或者電子秤自動調節生料的配方,保證入窯生料三個率值(LSF/KH、SM、IM)符合工藝要求。通過我公司開發的智慧型磨音頻譜分析儀和電流的檢測,雙因素判斷磨機的負荷情況,調節入磨物料總量,防止磨機餵滿堵塞和空砸現象,使粉磨過程經常處於最佳的穩定狀態,提高粉磨效率。對於迴轉窯子系統打破傳統的PID控制,採用模糊控制自動調整窯速、生料下料量、餵煤量及排風量使燒成帶溫度在最佳範圍內。
效用
可以實現全線電氣設備的順序控制、設備監控和生產主要部位的信號測控,對於工藝設備過程信號進行檢測、顯示、記錄和報警列印。對於生產過程進行最佳化控制,智慧型操作和數據綜合處理等。同時也實現全廠工業電視全面監控,採用乙太網和廠級、公司級網路數據通信,也可以採用WEB網頁形式實現Internet或者區域網路數據訪問。
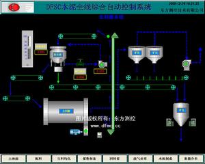
流程與原理圖
水泥磨系統
煤末製成系統
迴轉窯系統
生料磨系統
流程圖